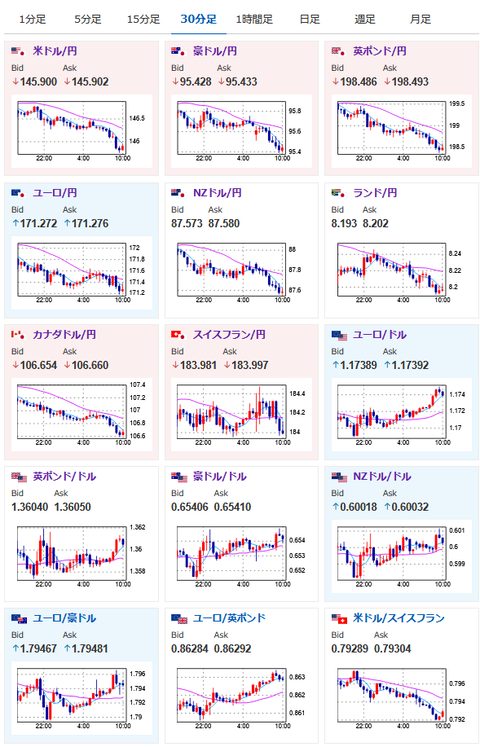
【為替相場】FOMC議事要旨では2名が次回の会合での利下げに前向き トランプ氏ブラジル関税発表で円買いの動き 1ドル145円台へ突入
2025年07月10日10時31分取得:


やる夫今日のポイント:
・FOMCでも利下げ意見が出ている様子。恐らくウォラー氏、ハマック氏の二人で利下げタカ派
・トランプ氏はブラジルへの関税を50%と発表。合意国が出てこずドルも売りで反応
・日銀利上げは3月まで後退という意見も。本日発表の企業物価の伸びも鈍化
・豪州利下げ停止か
・パウエル氏が近く辞任とのソース不明の噂
管理人ツイートより:
トランプ大統領、対ブラジル関税率を50%と発表https://t.co/5CStiC2uEi
結局合意しているところが出てこず
— まねたん (@kasegerumatome) July 10, 2025
ソースはないんですが本当なんでしょうか
このタイミングでハセット氏になったらFRBまでトランプ氏寄りの動きをし始めて大変そうな予感です https://t.co/axbtpasVwm— まねたん (@kasegerumatome) July 9, 2025
【要人発言】オーストリア中銀総裁「さらなる利下げの理由は見当たらない」https://t.co/DaRCwJYtKE
豪州一旦利下げ停止の様子
— まねたん (@kasegerumatome) July 9, 2025
本日のスケジュール(特に重要なイベントは赤字で表示):
前回発言(5月時点):デジタルユーロの法整備を「来年早期に全て完了」
前回発言(7月時点):対称的な2%目標はECBの主要な指針として維持されるべき
前回発言(2日前):量的緩和が最良の非伝統的な政策手段
前回発言(6月時点):米関税、インフレ長期化の可能性「五分五分」
前回発言(6月時点):インフレ率が目標下回る恐れあれば利下げ加速も
前回発言(6月時点):秋に利下げの可能性、関税のインフレへの影響限定的なら
お疲れ様ですお。
トランプ政権が「近く合意」と発表していた国は一向に出てこず。
代わりにブラジルに関する関税率が発表されてブラジルレアル、ドルが売られているお。
相互関税の期限が延長されているため、他の国も決定を先延ばしする可能性あり。
そして8月1日には再度延長もあるのではと思っているお。
FOMC議事要旨は以前より米利下げ期待が高まり少しドル売りに傾きそうな内容。
ただ相互関税がまだ発動していないこともあり、こちらが発動した後のインフレがどうなるのか不明だお。
トランプ氏は昨日再び利下げ要求を出していたけれど、パウエル氏が圧力に屈する様子はなし。
ただハマック氏が議長になった後はトランプ氏の意向を強く反映する可能性があるので、注意が必要かもしれないお。(来年2月以降)






