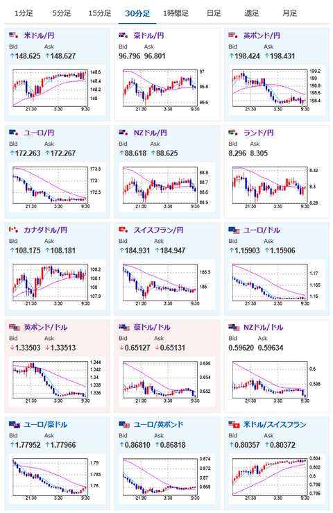
【相場】ドル買いでドル円は1ドル148円台半ばに円安進行も、欧州圏は想定外の欧米合意弱気意見でユーロ売り 1ユーロ172円台前半で下げ止まり点を確認中 日経平均は本日も続落
1: 以下名無しさんに代わりまして管理人がお伝えします 1848/01/24(?)00:00:00 ID:money_soku
2025年07月29日09時43分取得:


やる夫今日のポイント:
・米国との合意に関して評価はマチマチに
・特に米国の以下の発表で、先行して関税に関して合意したメリットが薄いと判断された可能性。円、ユーロ、ポンド、各国の株売りで反応か
関連記事:【相互関税】トランプ氏、まだ合意をしてない国は「おそらく15%か20%のどちらかになる」←!?!?
・円売りは引き続き続行だが、ユーロ円、ポンド円は一旦下げ止まりを確認したい
本日のスケジュール(特に重要なイベントは赤字で表示):
17:30 英)6月英消費者信用残高(予想:12億ポンド)
17:30 英)6月英マネーサプライM4
21:30 米)6月米卸売在庫(予想:前月比▲0.1%)
22:00 米)5月米住宅価格指数(予想:前月比▲0.2%)
22:00 米)5月米ケース・シラー住宅価格指数(予想:前年比2.9%)
23:00 米)6月米雇用動態調査(JOLTS)求人件数(予想:750万件)
赤字の理由:利下げに影響を与える可能性が高い雇用に関する経済指標のため
赤字の理由:利下げに影響を与える可能性が高い雇用に関する経済指標のため
23:00 米)7月米消費者信頼感指数(予想:96.0)
30日02:00 米)米財務省、7年債入札
米連邦公開市場委員会(FOMC)1日目
米中閣僚級貿易協議(最終日、スウェーデン・ストックホルム)
1001: 以下名無しさんに代わりまして管理人がお伝えします 1848/01/24(?)00:00:00 ID:money_soku
おはようございますお。
昨日のドル円はドル買いトレンドが続き1ドル148円台半ばまで順調に伸びたお。
ただユーロに関してはお昼頃より、欧州圏各国首相より弱気かつ批判的な意見が複数見られるように。
それに続いて合意をしていない国の関税率は15-20%とするとのトランプ氏の発表もあり、先行して合意した国のメリットが薄くなったと判断されているのかなと思うお。
そのため本日も日経平均は続落。
円も弱い動きが続くのではと予想しているお。
ただし同じく先行して合意したユーロ、ポンドに関しては一旦下げ止まりを待ちたいと思っているお。






