【為替相場】先週末の米相互関税一部修正により、週明けは特に大きな動きにならず ただし日中関係悪化懸念もあり株価はやや下押し
1: 以下名無しさんに代わりまして管理人がお伝えします 1848/01/24(?)00:00:00 ID:money_soku
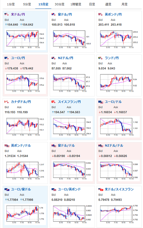
2025年11月17日11時28分取得:


やる夫今日のポイント:
・週明け、日中関係悪化他の警戒感より株価がやや下押し気味
・米経済指標が本日から発表されはじめるので、中身を見ていきたい
本日のスケジュール(特に重要なイベントは赤字で表示):
前回発言は、直近であれば大きくスタンスが変更される可能性は低いため影響度低
久しぶりの発言、スタンスの変化、中央銀行への影響力などがある場合、相場への影響大
13:30 日)9月鉱工業生産確報
13:30 日)9月設備稼働率
16:30 スイス)7-9月期スイス鉱工業生産
17:15 欧)デギンドス欧州中央銀行(ECB)副総裁、講演
前回発言(11月時点):現行の金利水準は適正-慎重姿勢の継続必要(ソース1)
前回発言(11月時点):現行の金利水準は適正-慎重姿勢の継続必要(ソース1)
22:15 カナダ)10月カナダ住宅着工件数(予想:27.50万件)
22:20 英)マン英中銀金融政策委員会(MPC)委員、講演
前回発言(10月時点):英インフレ期待は依然高い、物価圧力抑制続けるべき(ソース2)
前回発言(10月時点):英インフレ期待は依然高い、物価圧力抑制続けるべき(ソース2)
22:30 カナダ)10月カナダ消費者物価指数(CPI、予想:前月比0.2%/前年比2.2%)
22:30 カナダ)9月対カナダ証券投資
22:30 米)11月米ニューヨーク連銀製造業景気指数(予想:6.7)
23:00 米)ウィリアムズ米ニューヨーク連銀総裁、あいさつ
前回発言(11月時点):12月会合「非常に難しいかじ取りになる」(ソース3)
前回発言(11月時点):12月会合「非常に難しいかじ取りになる」(ソース3)
23:30 米)ジェファーソン米連邦準備理事会(FRB)副議長、講演
前回発言(11月時点):利下げは慎重に進める必要 中立金利に接近(ソース4)
前回発言(11月時点):利下げは慎重に進める必要 中立金利に接近(ソース4)
23:45 欧)レーンECB専務理事兼チーフ・エコノミスト、講演
前回発言(1日前):インフレ率に過度な減速リスク-株価の調整に警戒を(ソース5)
前回発言(1日前):インフレ率に過度な減速リスク-株価の調整に警戒を(ソース5)
24:00 米)8月米建設支出
18日01:00 欧)チポローネECB専務理事、講演
前回発言(9月時点):インフレリスクは「バランス取れている」と認識(ソース6)
前回発言(9月時点):インフレリスクは「バランス取れている」と認識(ソース6)
18日03:00 米)カシュカリ米ミネアポリス連銀総裁、講演
前回発言(3日前):12月米追加利下げ、FRB内に懐疑論広がる(ソース7)
前回発言(3日前):12月米追加利下げ、FRB内に懐疑論広がる(ソース7)
18日05:35 米)ウォラーFRB理事、講演
前回発言(11月時点):「12月利下げを私は主張し続ける」-労働市場を懸念(ソース8)
前回発言(11月時点):「12月利下げを私は主張し続ける」-労働市場を懸念(ソース8)
メキシコ(メキシコ革命記念日)、休場
1001: 以下名無しさんに代わりまして管理人がお伝えします 1848/01/24(?)00:00:00 ID:money_soku
お疲れ様ですお。
本日から米経済指標が徐々に出て来る予定だお。
先週末にトランプ大統領が相互関税の一部方針転換を行ったことにより大荒れは回避。
ただし日中関係悪化やAI投資関連の警戒感は残っており、日本株は全体的に下押し気味な動きをしているお。
日本の財政懸念の警戒感も出てきており、長期金利は上昇気味。
ただしGDPデフレーターは収束方向で、データやアナウンスから、日銀が今のところすぐに利上げに踏み切る様子は見えないお。(関連記事1)






