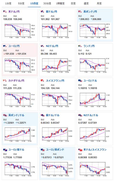
【為替相場】米利下げ期待は横這い ベージュブックも特に変化なしで材料見られず方向感なし 本日米市場は感謝祭で休場
1: 以下名無しさんに代わりまして管理人がお伝えします 1848/01/24(?)00:00:00 ID:money_soku
2025年11月27日13時52分取得:


やる夫今日のポイント:
・野口日銀の意見により、12月利下げはない可能性上昇
・特に目立った材料なく方向感のない動き
・米利下げ期待上昇にともない仮想通貨が上昇傾向か
本日のスケジュール(特に重要なイベントは赤字で表示):
前回発言は、直近であれば大きくスタンスが変更される可能性は低いため影響度低
久しぶりの発言、スタンスの変化、中央銀行への影響力などがある場合、相場への影響大
16:00 独)12月独消費者信頼感指数(Gfk調査、予想:▲23.2)
16:00 トルコ)10月トルコ貿易収支(予想:74.0億ドルの赤字)
17:00 仏)ビルロワドガロー仏中銀総裁、講演
18:30 南アフリカ)10月南アフリカ卸売物価指数(PPI、予想:前月比0.1%/前年比3.1%)
19:00 欧)11月ユーロ圏消費者信頼感指数(確定値、予想:▲14.2)
19:00 欧)11月ユーロ圏経済信頼感指数(予想:97.0)
20:00 欧)デギンドス欧州中央銀行(ECB)副総裁、講演
前回発言(1日前):ドル建て業務展開のユーロ圏銀行、バッファー積み増しを(ソース1)
前回発言(1日前):ドル建て業務展開のユーロ圏銀行、バッファー積み増しを(ソース1)
21:00 メキシコ)10月メキシコ貿易収支(予想:4.55億ドルの赤字)
21:30 欧)ECB理事会議事要旨(10月29-30日分)
22:30 カナダ)7-9月期カナダ経常収支(予想:165.0億カナダドルの赤字)
28日01:00 英)グリーン英中銀金融政策委員会(MPC)委員、講演
前回発言(11月時点):賃金減速を歓迎 来年の賃金交渉を懸念(ソース2)
前回発言(11月時点):賃金減速を歓迎 来年の賃金交渉を懸念(ソース2)
米国(感謝祭)、休場
米主導のウクライナ和平案回答期限
1001: 以下名無しさんに代わりまして管理人がお伝えします 1848/01/24(?)00:00:00 ID:money_soku
お疲れ様ですお。
午前中の野口日銀の発言を見ている限り、日銀は12月の金利は据え置きかなと思われるお。
ただ市場はある程度織り込み済みのようで、円相場に大きな変化はなし。
為替は方向感のない動きで推移しているお。






