【相場】ドル円は149円台半ばに到達 原油高、金安 株価はまちまち
1: 以下名無しさんに代わりまして管理人がお伝えします 1848/01/24(?)00:00:00 ID:money_soku
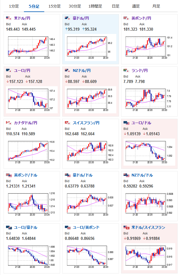
2023年09月27日23時22分取得:
1001: 以下名無しさんに代わりまして管理人がお伝えします 1848/01/24(?)00:00:00 ID:money_soku
お昼の記事に書いていた通り149円台半ばにやってきたお。
【相場】ドル円は149円台にしっかり乗せ 150円視野
気になる材料は特に見当たらず。
カシュカリ・ミネアポリス連銀総裁の発言は想定通り特に反応無し。
経済指標よしでドル買いだお。
まもなくEIA在庫統計なので原油は注意だお。
やる夫より:
xmにて新規入金は$500が倍増ボーナス
その後1万ドルまで20%ボーナスだお







