【為替相場】円全面高 休暇明けトレーダーポジション調整か 日銀の利上げ意識 米製造業PMI、ISM製造業景気指数、GDPNowが市場予想を下回った点も注目
2024年09月04日05時11分取得:
やる夫今日のポイント:
・米ISM製造業景気指数が市場予想をわずかに下回る、ただしその後のISM雇用指数は市場予想を上回り少し買い戻される場面も
・GDPNowあたりから50bp利下げ意識が上昇し米債利回りも途中から崩れる
・休暇明けトレーダーポジション調整との意見も
・植田日銀総裁発言の利上げも意識か
・米株下落、日経先物は1000円超の下げ
・原油大幅下落
特に重要なイベントは赤字で表示
10時30分 豪)第二四半期GDP
10時45分 中)8月財新コンポジットPMI、8月財新サービス業PMI
16時50分 仏)8月サービス業PMI
16時55分 独)8月サービス業PMI
17時00分 欧)8月サービス業PMI
17時30分 英)8月サービス業PMI
18時00分 欧)7月PPI
19時00分 南ア)第三四半期BER企業信頼感
20時00分 米)MBA住宅ローン申請指数
21時30分 加)7月国際商品貿易
21時30分 米)7月貿易収支
22時45分 加)9月政策金利発表
23時00分 米)7月製造業新規受注、7月JOLTS求人件数、7月耐久財受注
おはようございますお。
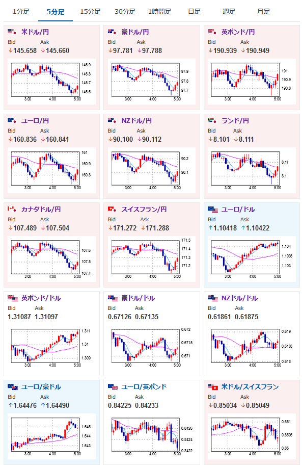
米株が大きめの下落に伴い日経先物も大幅下落。
9月に入り休暇明けトレーダーポジション調整、植田日銀総裁発言、米ISM製造業景気指数の影響など様々な意見が出ているお。
一応IMS「雇用」指数は市場予想を上回っており、FRBが注目している雇用に関しては問題なさげ。
シムカス・リトアニア中銀総裁も25bp超の大幅利下げは可能性もかなり低いと発言。
ただ50bp利下げ期待は増しており、米債利回りもガクッと下落した結果ドル円は145円台半ばあたりで推移しているお。
個人的にはトレーダーのポジション調整の影響、通貨強弱の動きから植田日銀総裁発言の影響が有力かなと。
あと植田日銀総裁発言は非常に怖く、データ無視で利上げをしかねないので一気に円高、株安に持っていかれる可能性は十分にだと思うお。

やる夫より:ニュース速報TwitterList、情報収集先などの記事だお
やる夫の投資情報収集先あれこれ(2024年05月19日update)
管理人のTwitterでも相場に関して出来る限りお答えしますとのこと
xmにてボーナスキャンペーンが開始されたみたいだお







