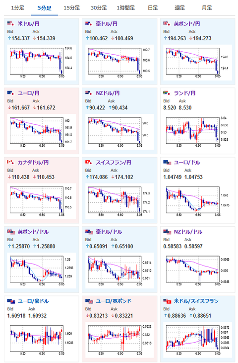
【為替相場】核戦争リスク燻り一時1ドル154円台後半まで戻すも155円台には戻せず ビットコインは引き続き圧倒的強さで10万ドル超を目指す展開
1: 以下名無しさんに代わりまして管理人がお伝えします 1848/01/24(?)00:00:00 ID:money_soku
2024年11月22日08時11分取得:
やる夫今日のポイント:
・「核」戦争リスクがより意識されている状況、改善に向かえばリスクオンの円売り材料に
・ビットコイン、金が引き続き強い動き、予想よりかなり早く10万ドル超を達成見込み
気になった要人発言:
グールズビー・シカゴ連銀総裁
・今後1年間は金利が適正よりも若干低い状態が続く
・最終金利に接近するにつれて利下げペースが鈍化する可能性
・労働市場はほぼ完全雇用に近い付近に冷え込んだ
プーチン大統領
・ロシアは新型の中距離ミサイルでウクライナを攻撃した
・西側兵器の使用がウクライナ戦争に影響することはない
・米国がミサイル条約を終了させたのは誤り
・新型のロシア製ミサイルに対抗できるシステムはない
特に重要なイベントは赤字で表示
08:30 日)10月CPI
09:00 シンガポール)7-9月期GDP(確定値)
09:01 英)11月消費者信頼感指数
16:00 英)10月英小売売上高
16:00 独)7-9月期GDP(改定値)
17:15 仏)11月製造業PMI(速報値)、サービス部門PMI(速報値)
17:15 仏)11月製造業PMI(速報値)、サービス部門PMI(速報値)
17:30 欧)ラガルドECB総裁 講演
17:30 独)11月製造業PMI(速報値)、サービス部門PMI(速報値)
17:40 欧)デギンドスECB副総裁 講演
18:00 欧)11月製造業PMI(速報値)、サービス部門PMI(速報値)
18:30 英)11月製造業PMI(速報値)、サービス部門PMI(速報値)
21:00 メキシコ)7-9月期GDP(確定値)
22:00 独)ナーゲル独連銀総裁 講演
22:00 仏)ビルロワドガロー仏中銀総裁 講演
22:00 仏)ビルロワドガロー仏中銀総裁 講演
22:30 加)9月小売売上高
23:45 米)11月製造業PMI(速報値)、サービス部門PMI(速報値)、総合PMI(速報値)
24:00 米)11月ミシガン消費者態度指数
24:45 欧)シュナーベルECB専務理事 講演
1001: 以下名無しさんに代わりまして管理人がお伝えします 1848/01/24(?)00:00:00 ID:money_soku
おはようございますお。
日本のCPIに間に合わなさそうなのでちょっと駆け足で。
現在ロシアーウクライナの核戦争リスクが高まっており、「核」使用が意識されたタイミングではリスクオフの動きが出ているお。
各国のリスクオン材料は上記のため打ち消し気味。
戦争が終了に向かいそうな材料が出れば、円売り株高の動きが強まるのではと思っているお。
ビットコインは引き続き10万ドル超を目指す動きで、現在は9万8500ドル付近で推移しているお。

やる夫より:ニュース速報TwitterList、情報収集先などの記事だお
やる夫の投資情報収集先あれこれ(2024年10月02日update)
管理人のTwitterでも相場に関して出来る限りお答えしますとのこと







