【相場】ドル円は152円台半ばで米CPI待ち 仮想通貨相場も反発し前日比プラス圏のコイン多数 金はお昼の段階よりわずかに下落
1: 以下名無しさんに代わりまして管理人がお伝えします 1848/01/24(?)00:00:00 ID:money_soku
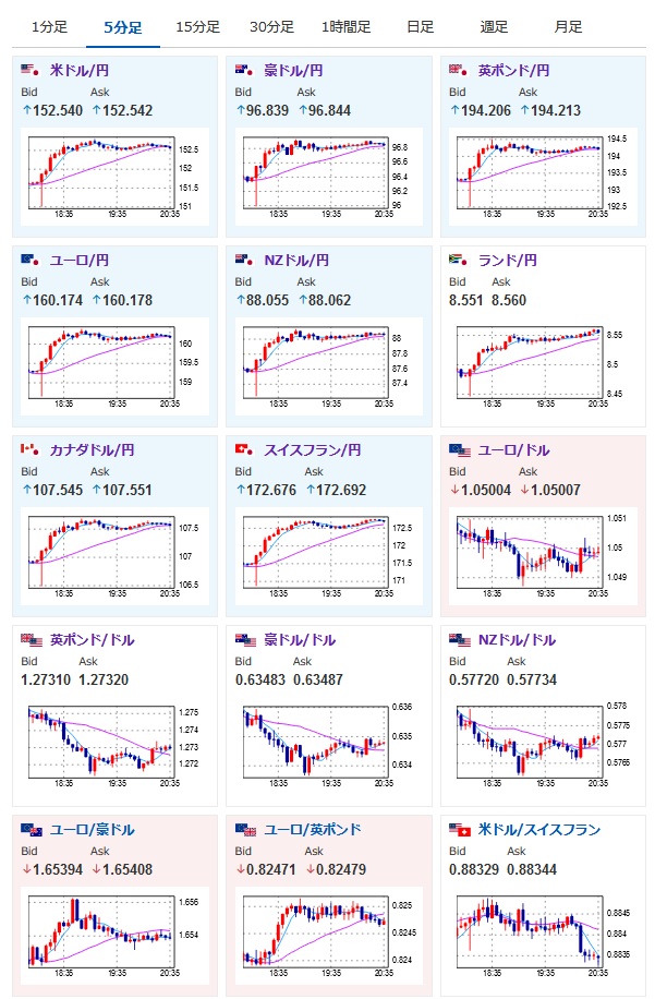
2024年12月11日20時41分取得:
円安に動きた理由に関してはこちらの記事で:【相場】日銀、12月の会合で利上げをスルーしても物価上昇は大きくないと判断か 1ドル152円を超え円安 仮想通貨も復活気味
1001: 以下名無しさんに代わりまして管理人がお伝えします 1848/01/24(?)00:00:00 ID:money_soku
朝の為替相場記事でやっていたINM流復活の呪文が通じた!?
関連記事:【為替相場】金が大幅上昇 過去最高値を狙える位置に 日本は利上げ期待が高まったことで1ドル151円台半ば 仮想通貨は底を固められるか横這いの動き
まだそこまで油断はできないのと、米CPIという大きな材料が出て来るのだけれど、ひとまず本日は暴落が止まり反発しているお。

やる夫より:ニュース速報TwitterList、情報収集先などの記事だお
やる夫の投資情報収集先あれこれ(2024年10月02日update)
管理人のTwitterでも相場に関して出来る限りお答えしますとのこと
xmにてお年玉ボーナスが開始されたみたいだお







