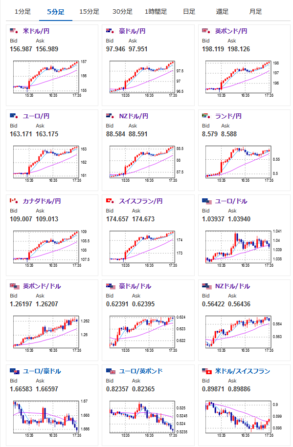
【相場】円安、欧州市場でも止まらず1ドル157円目前 押せ押せ相場に
1: 以下名無しさんに代わりまして管理人がお伝えします 1848/01/24(?)00:00:00 ID:money_soku
2024年12月19日17時41分取得:
1001: 以下名無しさんに代わりまして管理人がお伝えします 1848/01/24(?)00:00:00 ID:money_soku
タイトルを書いている間に157円タッチ!
非常に速いペースで円安が進行中だお!
やる夫より:ニュース速報TwitterList、情報収集先などの記事だお
やる夫の投資情報収集先あれこれ(2024年10月02日update)
管理人のTwitterでも相場に関して出来る限りお答えしますとのこと
xmにてお年玉ボーナスが開始されたみたいだお








