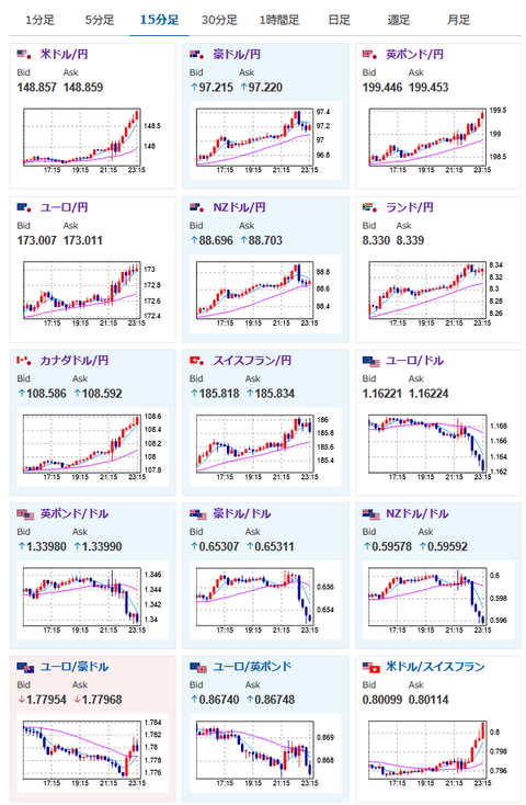
【相場】米CPIは市場予想に届かずも前回よりは伸びておりインフレ再燃気味 利下げ期待が後退し1ドル148円台後半 150円台到達も見える動き
1: 以下名無しさんに代わりまして管理人がお伝えします 1848/01/24(?)00:00:00 ID:money_soku
2025年07月15日23時35分取得:


米CPIは市場予想には届かなかったものの前回よりは伸びている数字
わずかにドル売りで円高ですが、下げ圧弱目で148円に行きそうな雰囲気に— まねたん (@kasegerumatome) July 15, 2025
あっというまに1ドル148円タッチ
— まねたん (@kasegerumatome) July 15, 2025
1001: 以下名無しさんに代わりまして管理人がお伝えします 1848/01/24(?)00:00:00 ID:money_soku
トランプ氏が再度パウエル氏に利下げ圧力をかけているけれど、市場は特に気にする様子はなし。
ドル円はぐんぐん伸びているお。






