【相場・アンケートあり】来週は参院選開票後からスタート 日足では円売り継続中 来週はどうなる?
1: 以下名無しさんに代わりまして管理人がお伝えします 1848/01/24(?)00:00:00 ID:money_soku
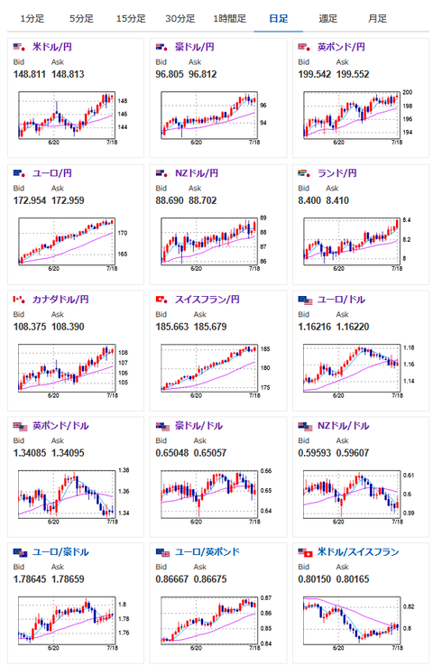
2025年07月20日17時55分取得:


先週はアンケートでも円安予想多数でバッチリというご報告を時々いただきます~
週のオープン時のドル円は147.3円、週のクローズ時のドル円は148.8円となりましたアンケート記事はこちら:https://t.co/fmBM9yDF4c pic.twitter.com/nDDz8B1vZ6
— まねたん (@kasegerumatome) July 19, 2025
1001: 以下名無しさんに代わりまして管理人がお伝えします 1848/01/24(?)00:00:00 ID:money_soku
ひとまず気になるのは参院選の結果だお。
与党の議席数が過半数を割るようであれば、積極財政&財政懸念で円安が進む可能性。
ただその可能性は連日報道されてきたので、すでに市場に織り込まれていた場合、週明けから円高でスタートする可能性もあるかと。
個人的には東京都区CPIの伸び鈍化により全体的に円安が進むのではと思っているお。
また仮想通貨は上昇を期待しているお。






