【相場】石破首相の続投表明、緊縮寄り発言で円買い株先物に売り 1ドル147円台半ばでは反発の動きも
1: 以下名無しさんに代わりまして管理人がお伝えします 1848/01/24(?)00:00:00 ID:money_soku
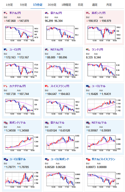
2025年07月21日19時10分取得:


1001: 以下名無しさんに代わりまして管理人がお伝えします 1848/01/24(?)00:00:00 ID:money_soku
石破首相の会見による円買いの動きはようやく一服したかな~という動きだお。
現在ドル円は147円台後半で横這い推移。
東京都区CPIの低下見込みや米利下げ期待の後退は円売り材料ではあるので、どこかでまた148円台に戻すのではと思っているのだけれど、直近は石破氏の緊縮より発言が効いている感じがするお。






