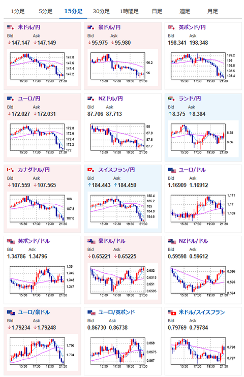
【相場】再度円買いの動きで1ドル147円台前半に 米債利回り急落で金、ビットコイン上昇
1: 以下名無しさんに代わりまして管理人がお伝えします 1848/01/24(?)00:00:00 ID:money_soku
2025年07月22日21時38分取得:


うーん、今日は戻すかと思ったらまた円高に
予想と相場の動きが合わないですねorz— まねたん (@kasegerumatome) July 22, 2025
1001: 以下名無しさんに代わりまして管理人がお伝えします 1848/01/24(?)00:00:00 ID:money_soku
今週は僕も相場の短期予想と結果がかみ合わず。
要人発言や経済指標発表のタイミングとは関係なくテクニカル的な材料で上下している感じかお?
先ほどベッセント氏は「パウエルFRB議長が今辞任する理由は見当たらない」と述べていたお。






