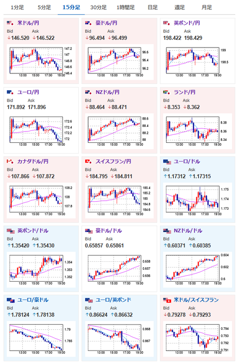
【相場】石破首相続投報道で徐々に円買いの動き 内田副総裁発言も打ち消し1ドル146円台半ば 米株の動きはマチマチ
1: 以下名無しさんに代わりまして管理人がお伝えします 1848/01/24(?)00:00:00 ID:money_soku
2025年07月23日19時06分取得:


やる夫より:
内田副総裁発言はこちら
【要人発言】日銀副総裁「経済・物価ともに下振れリスクが大きい」https://t.co/bZuAx4PQJd
内田氏発言で再度円売りです
— まねたん (@kasegerumatome) July 23, 2025
石破首相続投表明はこちら
【速報】石破首相が退陣を否定し続投意欲「私の出処進退は一切出ていない。日米合意を実行する」 麻生氏・菅氏・岸田氏と会談
1001: 以下名無しさんに代わりまして管理人がお伝えします 1848/01/24(?)00:00:00 ID:money_soku
林氏や赤澤氏が言葉を濁していたので本当に8月末に退陣なのかと思っていたら、15時過ぎあたりに否定発表で円買い再燃の動き。
日銀の利上げ期待後退と、石破氏の緊縮政策で市場は綱引きな動きに。
自民党内からは辞任を求める声も出ているようで、辞任に追い込まれるのか、それとも続投かはまだ不明だお。






