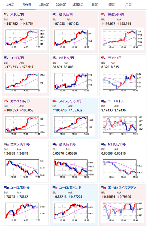
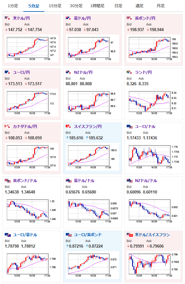
【相場】石破おろし進行でドル円は伸びる 1ドル147円台後半へ
1: 以下名無しさんに代わりまして管理人がお伝えします 1848/01/24(?)00:00:00 ID:money_soku
2025年07月25日17時59分取得:


朝の相場記事はこちら:
【為替相場】強い米経済指標でドル円は一時147円台 東京都区CPIは市場予想を下回って伸び鈍化で、さらに日銀利上げ期待は後退か https://t.co/gZJHQDvRZ3
— まねたん (@kasegerumatome) July 25, 2025
1001: 以下名無しさんに代わりまして管理人がお伝えします 1848/01/24(?)00:00:00 ID:money_soku
さらに材料追加で円安の伸び。
朝の記事段階でも円売り材料多数だったこともあり、ドル円ロングは良い感じに伸びてきているお。
本日中に1ドル148円台もあるかも?






