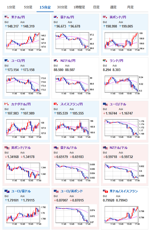
【相場】円売りでドル円は148円台に ユーロ円は午後から勢いをなくし173円台前半へ一旦全モ
1: 以下名無しさんに代わりまして管理人がお伝えします 1848/01/24(?)00:00:00 ID:money_soku
2025年07月28日17時55分取得:


朝の相場記事はこちら:【為替相場】米欧合意でユーロ跳ねる 今週も円売り傾向は継続か ドル円はあまり大きな動きなし 仮想通貨反発上昇中
1001: 以下名無しさんに代わりまして管理人がお伝えします 1848/01/24(?)00:00:00 ID:money_soku
朝の記事のタイトルでも書いた通りで円売りの動き。
石破氏続投表明、相場への影響は政治記事に書いている通りで円高株安で反応。
続投表明直後に円買いの動きが入り、現在は円売りへと戻しているお。
関連記事:【自民】きょう両院議員懇談会 首相辞任迫る意見相次ぐことも予想
ユーロに関しては午前は強かったものの、午後からは売りが入り全モする形に。
ただ今後もユーロは強いという予想は特に変化していないお。






