【相場】強いJOLTS、米GDPで9月利下げ期待が若干後退 ドル円は一時149円タッチ 27時からFOMC、FOMC後パウエル氏記者会見 Live映像あり
1: 以下名無しさんに代わりまして管理人がお伝えします 1848/01/24(?)00:00:00 ID:money_soku
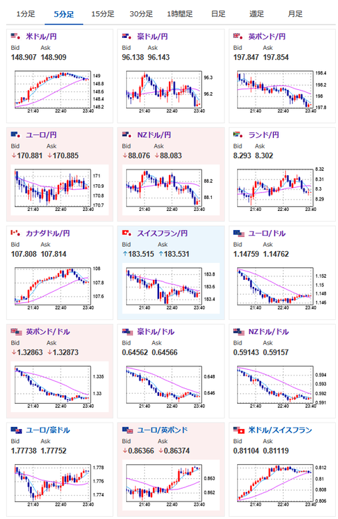
2025年07月30日23時45分取得:


むしろこれでCPIが高ければインフレ再燃懸念で金利を下げにくいという判断になりそうな
トランプ氏はどういう数字でも「金利を下げろ」と言いますね~ https://t.co/jkf2W9HnrQ— まねたん (@kasegerumatome) July 30, 2025
【相場】方向感のない円高寄りなレンジの動き続く 1ドル148円台前半(管理人追記あり、現在米GDPまで) https://t.co/vwISAbFoLg
1ドル149円射程に入りましたね~
— まねたん (@kasegerumatome) July 30, 2025
パウエルFRB議長Live映像はこちら(27時15分より放送開始)
https://www.youtube.com/watch?v=Hcxs8jA2CaI
1001: 以下名無しさんに代わりまして管理人がお伝えします 1848/01/24(?)00:00:00 ID:money_soku
経済指標どおりの動きでドル買い。
先ほど一旦1ドル149円に乗せた後は少し円高に押されて再び148円台後半で推移しているお。
あと3時間程でFOMC発表。
9月の利下げが示唆されるかどうかが焦点だお。






