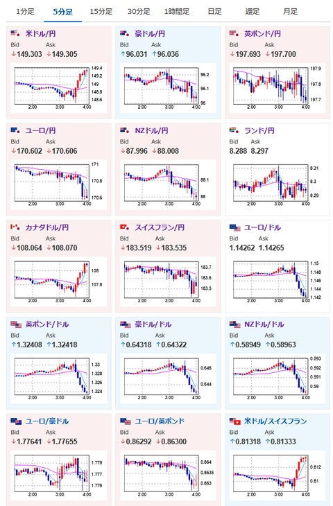
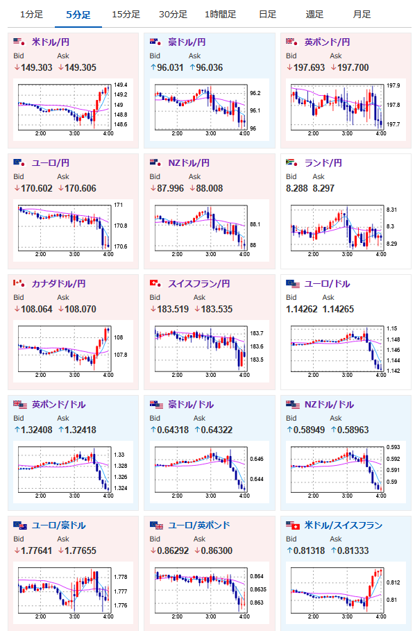
【相場】パウエル氏記者会見により9月FOMCでの利下げ期待後退 1ドル149円台しっかり乗せ ドル買いの動き続く
2025年07月31日04時06分取得:


【要人発言】FRB議長「9月FOMCについては何も決定していない」https://t.co/s4aadU4DLC
9月利下げへの言及、示唆なし
1ドル149円しっかりのせですね
相場記事書きます~— まねたん (@kasegerumatome) July 30, 2025
パウエル氏発言
「経済は堅調な状況にある」
「インフレ率は目標をやや上回っている」
「個人消費支出(PCE)は2.5%、コアは2.7%の上昇を予想」
「関税で一部の財価格は押し上げられている」このあたりが利下げ期待後退材料ですね
記事に記載しておきます— まねたん (@kasegerumatome) July 30, 2025
ニューヨーク銅先物が急落、精錬銅はトランプ関税の対象外に https://t.co/itxQhMQ7PH
銅下落の材料はこちら
— まねたん (@kasegerumatome) July 30, 2025
前回記事で管理人が以下のように書いていた通り、パウエル氏会見で9月FOMCの25bp利下げが52%程度に低下。
関連記事:【相場】強いJOLTS、米GDPで9月利下げ期待が若干後退 ドル円は一時149円タッチ 27時からFOMC、FOMC後パウエル氏記者会見 Live映像あり
>個人的には今の数字を見る限り9月17日のFOMCも金利は据え置きだと思うな。
声明ではウォラー氏とボウマン氏が金利据え置きに反対票を投じたようだけれど、今のところFRBは利下げを急ぐ様子はなさそうだお。
ソース:FRB、5会合連続で金利据え置き 副議長ら2人が利下げ主張






