【相場】植田総裁会見にて利上げはまだ遠い予想 1ドル149円台前半に戻す
1: 以下名無しさんに代わりまして管理人がお伝えします 1848/01/24(?)00:00:00 ID:money_soku
2025年07月31日17時11分取得:


1個前の記事はこちら:
【相場】日銀政策金利は据え置き CPI見通しは大幅引上げ 円買いが続き1ドル148円台半ばまで押される
植田総裁会見、特に次回利上げに向けて地ならしをするような感じはしないんですけれどね
— まねたん (@kasegerumatome) July 31, 2025
基調物価上昇率はまだ2%に届いていないと
— まねたん (@kasegerumatome) July 31, 2025
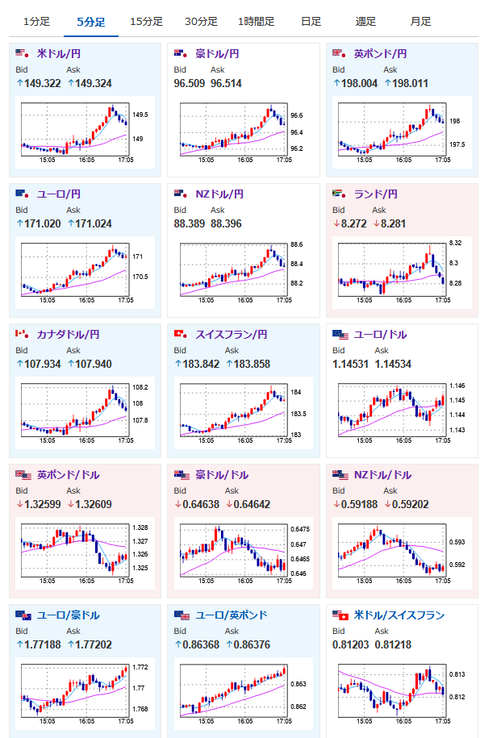
149円再タッチ
発言からは納得の動き— まねたん (@kasegerumatome) July 31, 2025
ドル円戻ってきてほっと一息
— まねたん (@kasegerumatome) July 31, 2025
1001: 以下名無しさんに代わりまして管理人がお伝えします 1848/01/24(?)00:00:00 ID:money_soku
1個前の記事に書いたように、朝の円買いの動きは日銀警戒や昨日の大幅な円安伸びの調整だった模様。
植田総裁の会見後に再び149円台前半まで戻してきたので、僕もほっと一息だお。






