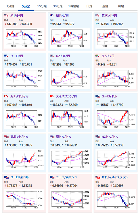
【相場】自民河野氏の発言で円買い 1ドル147円台前半まで円高に押される
1: 以下名無しさんに代わりまして管理人がお伝えします 1848/01/24(?)00:00:00 ID:money_soku
2025年08月06日12時36分取得:


やや円買い 自民河野氏「円高誘導のため利上げが必要」https://t.co/KyVMNeBqeh
😅
— まねたん (@kasegerumatome) August 6, 2025
1001: 以下名無しさんに代わりまして管理人がお伝えします 1848/01/24(?)00:00:00 ID:money_soku
日銀が河野氏の発言で対応を変えるとは思わないけれど、市場かアルゴかは圧力ととらえたのか一時的に円買いの動きだお。
個人的には特に材料にはならないと思うので、どこかのタイミングで再び円売りに転換していくのでは~と思っているお。






