【相場】引き続き1ドル147円台でレンジの動き 米失業保険は少し悪化も目立った動きなし
1: 以下名無しさんに代わりまして管理人がお伝えします 1848/01/24(?)00:00:00 ID:money_soku
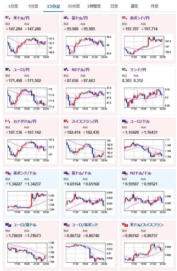
2025年08月07日23時03分取得:


1001: 以下名無しさんに代わりまして管理人がお伝えします 1848/01/24(?)00:00:00 ID:money_soku
前回の記事から一時146円台後半に落ちる場面があったものの、特に目立った材料はなく1ドル147円台でレンジの動きだお。
米株は安定して上昇。
金、ビットコインも強い動きとなっているお。






