【為替相場】日経平均4万3000円台へ 値動きに合わせて円安1ドル148円に再度のせ パウエル氏提訴懸念、月次雇用統計非公開化懸念はドル売り材料に
1: 以下名無しさんに代わりまして管理人がお伝えします 1848/01/24(?)00:00:00 ID:money_soku
2025年08月13日11時39分取得:


やる夫今日のポイント:
・トランプ氏の圧力やアントニー氏の提言によりドル円は一時147円台半ばも、徐々に値を戻し始める
・日本の企業物価の伸びは弱め、利上げ期待はさらに後退か
・米利下げ期待は上昇も、シュミッド氏は利下げに反対意見
NY市場中の重要材料
トランプ大統領
・FRBの本部改修でパウエル議長を提訴する意向
・パウエル議長は遅すぎる、今すぐ利下げを行うべき
EJ・アントニー氏
・米雇用統計について、修正されるまでは、毎月の公表を停止し、四半期ごとのデータだけを公表すべき
ホワイトハウス
・四半期ベースの公開は否定的
バーキン・リッチモンド連銀総裁
・雇用とインフレリスクのバランスは依然不明確
・消費は堅調だが、消費者は高価格に疲弊
・消費者が限界に達すれば、雇用に打撃を与える可能性
・税制改正法案の可決に伴い霧が晴れる
・関税合意も進展
・景気を後退させるにはより深刻な後退が必要
シュミッド・カンザスシティー連銀総裁(投票権あり)
・当面は制限的な政策が適切
・政策は適度に制限的で非常に制限的ではない
・成長は堅調を維持もインフレは依然高過ぎる
・関税はインフレに限定的な影響を及ぼしているようだ
・需要が弱まる兆候が見られれば見解を調整
・需要拡大は価格の過剰な上昇リスクを伴う
・労働市場の鈍化が関税の転嫁を抑制
本日のスケジュール(特に重要なイベントは赤字で表示)
15:00 独)7月独卸売物価指数(WPI)
15:00 独)7月独消費者物価指数(CPI)改定値(予想:前月比0.3%/前年比2.0%)
18:30 南ア)7月南アフリカSACCI企業信頼感指数
20:00 米)MBA住宅ローン申請指数
20:00 南ア)6月南アフリカ小売売上高(予想:前年同月比3.0%)
21:00 ブラジル)6月ブラジル小売売上高(予想:前年同月比2.4%)
21:00 米)バーキン米リッチモンド連銀総裁、講演
前回発言:上記の通り
前回発言:上記の通り
23:30 米)EIA週間在庫統計
25:00 露)4-6月期ロシア国内総生産(GDP)速報値(予想:前年比1.5%)
25:00 露)7月ロシアCPI(予想:前月比0.7%)
26:00 米)グールズビー米シカゴ連銀総裁、講演(投票権あり)
前回発言(7月時点):米金利、今後12カ月で「かなり」低下する可能性
前回発言(7月時点):米金利、今後12カ月で「かなり」低下する可能性
25:30 米)ボスティック米アトランタ連銀総裁、講演
前回発言(5日前): 「経済は引き続き減速する可能性が強い」
前回発言(5日前): 「経済は引き続き減速する可能性が強い」
米欧ウクライナ首脳がオンライン会合
1001: 以下名無しさんに代わりまして管理人がお伝えします 1848/01/24(?)00:00:00 ID:money_soku
お疲れ様ですお。
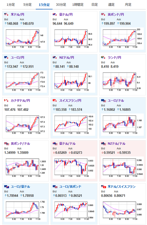
昨日は米CPIからのトランプ氏、アントニー氏の発言により、ドルは一旦147円台まで売られたものの、日本市場に入ってから徐々に円売りの動きが復活。
再度1ドル148円台に突入。
個人的には特に何も材料がない時は円売り気味に推移すると予想しているお。
日経平均は昨日の米株上昇に引っ張られてさらに上昇。
過去最高値を更新しているお。
引き続き株価のほうも強く、また下落材料が見えて来るまでは買いでおいかけかなと思っているお。






