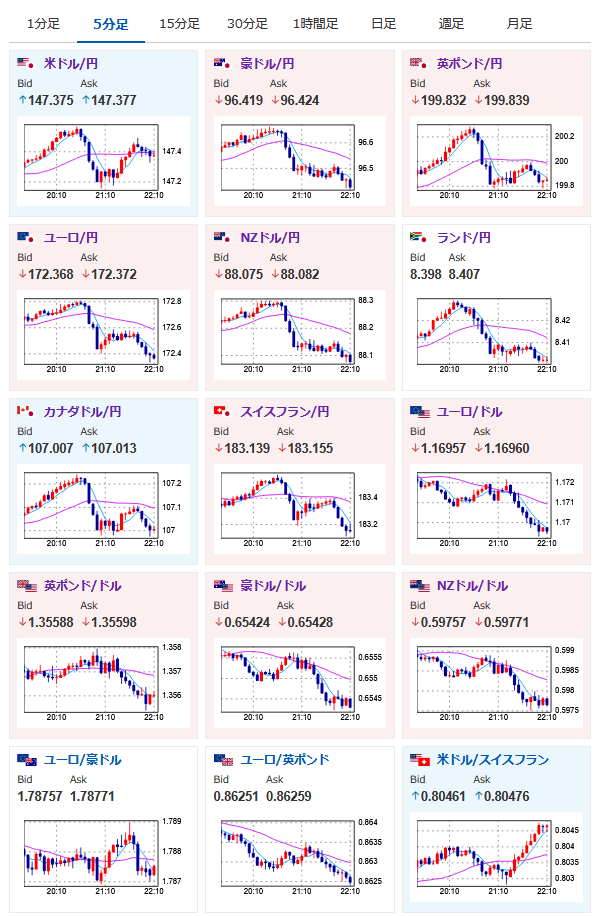
【相場】ベッセント氏、日本に利上げ圧力 1ドル147円台前半~半ばで推移 仮想通貨強い

【相場】ベッセント氏、日本に利上げ圧力 1ドル147円台前半~半ばで推移 仮想通貨強い

【相場】ベッセント氏、日本に利上げ圧力 1ドル147円台前半~半ばで推移 仮想通貨強い

1: 稼げる名無しさん :2025/08/13(水) 21:13:26.32 ID:e1lJmy520

fx_0813

dau_0813

bitcoin_0813
1001: 以下名無しさんに代わりまして管理人がお伝えします 1848/01/24(?)00:00:00 ID:money_soku

 そんなー(´・ω・`)

acha


続きを読む

続きを見る

稼げるまとめ速報カテゴリの最新記事