【為替相場】ベッセント氏が具体的な利下げ幅、政策金利に関して発言 日銀政策への圧力もあり円買い進む 1ドル146円台半ば ビットコイン過去最高値更新

【為替相場】ベッセント氏が具体的な利下げ幅、政策金利に関して発言 日銀政策への圧力もあり円買い進む 1ドル146円台半ば ビットコイン過去最高値更新

【為替相場】ベッセント氏が具体的な利下げ幅、政策金利に関して発言 日銀政策への圧力もあり円買い進む 1ドル146円台半ば ビットコイン過去最高値更新

1: 以下名無しさんに代わりまして管理人がお伝えします 1848/01/24(?)00:00:00 ID:money_soku

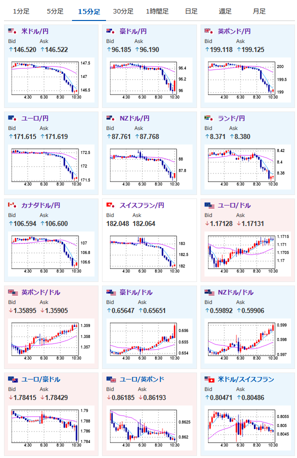
2025年08月14日10時35分取得:

fx_0814

nikkei_0814

bitcoin_0814

やる夫今日のポイント:
・トランプ氏に続きベッセント氏まで具体的な圧力
・FRBメンバーは利下げ慎重も全員が圧力に耐えられるかは不透明
・9月の50bp利下げ期待は現在6%ほど
https://www.cmegroup.com/ja/markets/interest-rates/cme-fedwatch-tool.html

NY市場中に出た重要材料:

トランプ大統領
・パウエル議長の後任人事について少し早めに発表する可能性がある
・候補者は3、4人に絞られている

ベッセント財務長官
金利は過度に引き締め的で1.50-1.75%ポイント低くあるべきだ
・9月に0.50%ポイントの大幅利下げを行う見通し
・日銀の植田総裁と話した。日本に対してインフレ抑制を促した

ボスティック・アトランタ連銀総裁
・年内1回の利下げが適切と見ている
・失業率は依然として極めて低い
・データは過去3カ月間で労働市場が弱含んだことを示唆
・労働市場の軟化も度合いを把握しようとしている
・ストレスの兆候が所得階層の上位へ移動している
・企業の雇用と販売の見通しは暗雲が漂っている

グールズビー・シカゴ連銀総裁
・秋のFOMCはライブ
・データ修正は議論の的になるべきではない
・一時的な関税価格の影響という見方は私を不安にさせる
・最新のCPIにおけるサービスインフレは悪かった
・人口の不確実性下で雇用データに過度に依存できない
・労働市場の状況はかなり堅調で安定している
・賃金上昇は2%のインフレと完全に整合

管理人ツイッターより:

本日のスケジュール(特に重要なイベントは赤字で表示):

08:01 英)7月英王立公認不動産鑑定士協会(RICS)住宅価格(予想:▲5)
10:30 豪)7月豪雇用統計(予想:失業率4.2%/新規雇用者数2.50万人)
15:00 英)6月英国内総生産(GDP、予想:前月比0.1%)
15:00 英)4-6月期英GDP速報値(予想:前期比0.1%/前年比1.0%)
15:00 英)6月英鉱工業生産(予想:前月比0.2%/前年比▲0.3%)
15:00 英)6月英製造業生産高(予想:前月比0.5%)
15:00 英)6月英商品貿易収支/英貿易収支(予想:194.00億ポンドの赤字/58.00億ポンドの赤字)
15:30 スイス)7月スイス生産者輸入価格
15:45 仏)7月仏消費者物価指数(CPI)改定値(予想:前月比0.2%/前年比1.0%)
17:00 欧)ノルウェー中銀、政策金利発表(予想:4.25%で据え置き)
18:00 欧)4-6月期ユーロ圏GDP改定値(予想:前期比0.1%/前年比1.4%)
18:00 欧)6月ユーロ圏鉱工業生産(予想:前月比▲1.0%/前年比1.7%)
21:30 米)7月米卸売物価指数(PPI、予想:前月比0.2%/前年比2.5%)
      食品とエネルギーを除くコア指数(予想:前月比0.2%/前年比2.9%)
21:30 米)前週分の米新規失業保険申請件数/失業保険継続受給者数(予想:22.8万件/196.4万人)
27:00 米)バーキン米リッチモンド連銀総裁、講演(投票権無し)

前回発言(1日前):雇用、インフレリスクのバランスは依然不透明

1001: 以下名無しさんに代わりまして管理人がお伝えします 1848/01/24(?)00:00:00 ID:money_soku

 おはようございますお。

 昨日からベッセント氏がFRBや日銀に対してやたら具体的な圧力をかけているお。
 FRBの独立性やら内政干渉やら、色々思うところはあるけれど、市場は徐々に50bp利下げの可能性を織り込みに来ている様子。
 現在ドル円は1ドル146円台半ば。
 利下げ期待が上がったことにより、金や仮想通貨が強い動きとなっているお。
 日経平均は連日の急騰や円高から、本日は調整売りが入っている様子。

acha


続きを読む

続きを見る

稼げるまとめ速報カテゴリの最新記事