【相場】ドル円は147円台前半まで円高に押される 朝のGDP発表からジリジリと円買いの動き 日経平均は昨日の下げを全モの上げ 仮想通貨も反発
1: 以下名無しさんに代わりまして管理人がお伝えします 1848/01/24(?)00:00:00 ID:money_soku
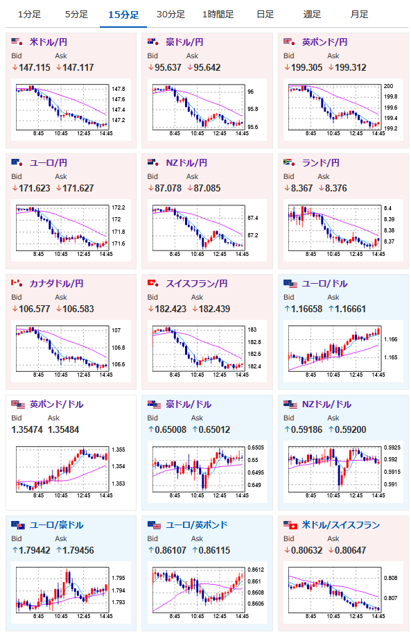
2025年08月15日14時55分取得:


日本市場で出た重要材料:
GDP速報値(第2四半期)
結果 0.3%
予想 0.1% 前回 0.1%(0.0%から修正)(前期比)
結果 1.0%
予想 0.4% 前回 0.6%(-0.2%から修正)(前期比年率)
赤沢再生相
・ベッセント米財務長官は日本に利上げ求めていない
・ベッセント米財務長官は日本に利上げ求めていない
・ベッセント米財務長官の発言は切り取り報道だと思う
・政府として日銀の利上げの水準にはコメントしない
加藤財務相
・ベッセント米財務長官の日銀に関する発言についてコメント差し控える
・ベッセント米財務長官の日銀に関する発言についてコメント差し控える
1001: 以下名無しさんに代わりまして管理人がお伝えします 1848/01/24(?)00:00:00 ID:money_soku
赤澤氏と加藤氏が慌てて反応をしている様子。
赤澤氏が切り取りという発言をしていたけれど、植田総裁と話したといった上で「日本はインフレ対策をするべき」というのは金融政策への圧力としか思えないお。
現在ドル円は1ドル147円台前半まで下押し。
ただこれは昨日大きめの円安の動きがあった後なので、調整的な円高ではないかなと思っているお。
また朝のGDPの上昇が日銀の利上げ期待を少し押し上げたことで、より調整の動きが大きくなったのかなとも感じているお。






