【相場】NYダウが一時4万5203ドル台に ドル円も147円台に戻して引け
1: 稼げる名無しさん :2025/08/16(土) 09:46:59.33 ID:DhHcbm8p9
15日の米ニューヨーク株式市場で、主要企業でつくるダウ工業株平均が、一時4万5203ドルをつけ、過去最高値を更新した。最高値を更新するのは、昨年12月以来、約8カ月ぶりとなる。終値は、前日より34.86ドル(0.08%)高い4万4946.12ドルとなった。
https://www.asahi.com/articles/AST8H4VDTT8HUHBI004M.html?iref=comtop_7_04

https://www.asahi.com/articles/AST8H4VDTT8HUHBI004M.html?iref=comtop_7_04


1001: 以下名無しさんに代わりまして管理人がお伝えします 1848/01/24(?)00:00:00 ID:money_soku
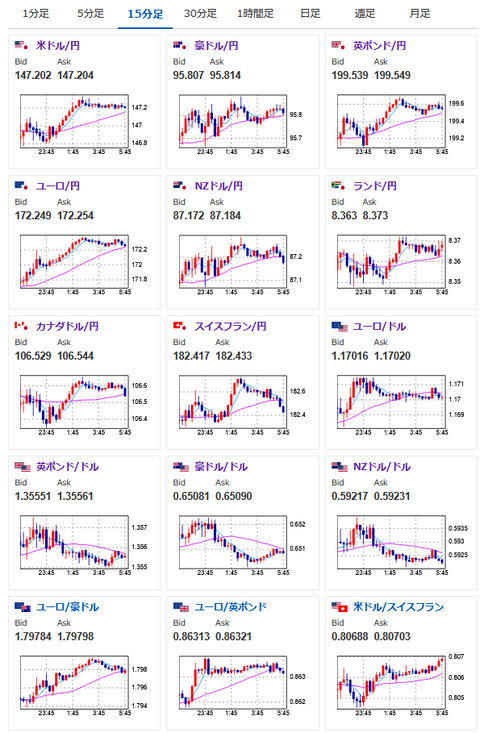
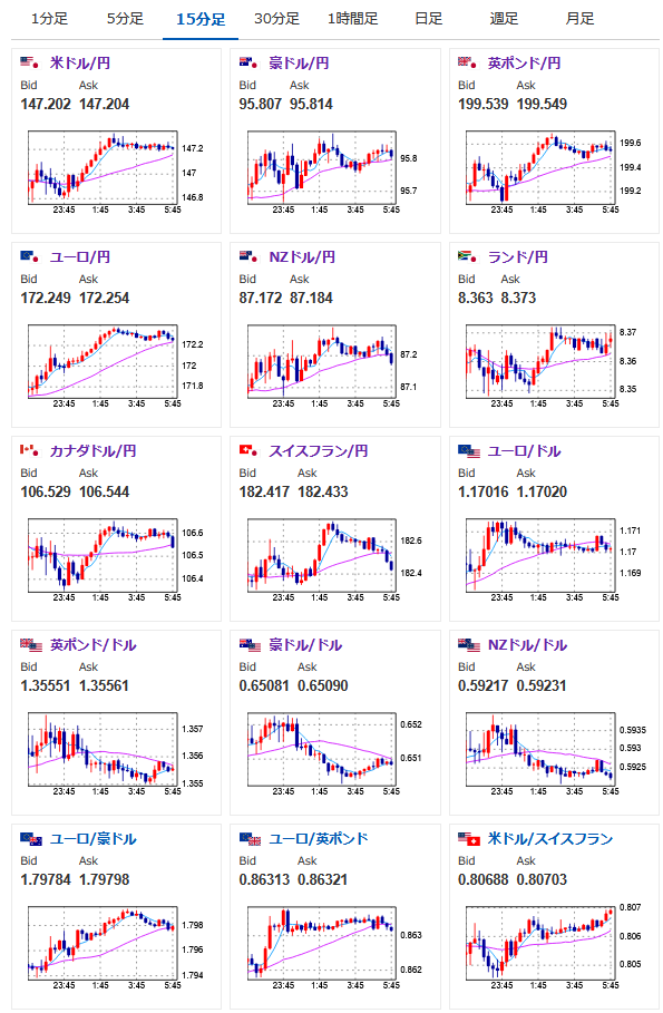
昨日は指標発表とほぼ同時にグールズビーCHI連銀総裁の利下げ容認発言があり、ドル円の伸びが抑えられたけれど、データとしては利下げは難しいのでは・・・と感じる中身だったお。
ミシガン消費者信頼感でも1年先インフレ期待は4.9%に上昇。
管理人も懸念を示していたけれど、その後徐々にドル買いが進んだ様子だお。
管理人twitterより:
円買いが少し強いのですがミシガンの期待インフレの伸びはかなり気になりますね
1年先が4.5%→4.9%になっています— まねたん (@kasegerumatome) August 15, 2025
↓
お、やっとドル買い円売り傾向ですね
— まねたん (@kasegerumatome) August 15, 2025






