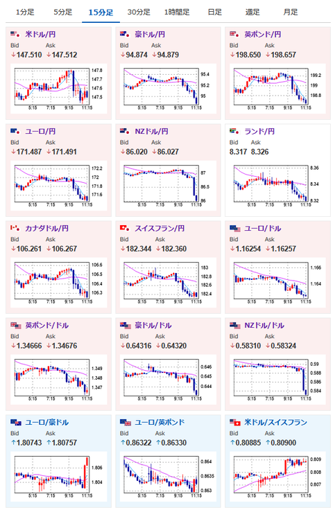
【為替相場】米ハイテク株安で本日の日経平均は急落 それに引っ張られて全体的にやや円高に ドル円は147円台半ば~後半で目立った動きなし ジャクソンホール期待

【為替相場】米ハイテク株安で本日の日経平均は急落 それに引っ張られて全体的にやや円高に ドル円は147円台半ば~後半で目立った動きなし ジャクソンホール期待

【為替相場】米ハイテク株安で本日の日経平均は急落 それに引っ張られて全体的にやや円高に ドル円は147円台半ば~後半で目立った動きなし ジャクソンホール期待

1: 以下名無しさんに代わりまして管理人がお伝えします 1848/01/24(?)00:00:00 ID:money_soku

2025年08月20日11時32分取得:

fx_0820

nikkei_0820

bitcoin_0820

やる夫今日のポイント:
・ベッセント氏は相変わらずインフレの伸びを正当化
・FRB、BOJの判断に注意
・日経平均急落により円高傾向、ただしドル円は微妙

管理人ツイッターより:

NY市場での重要材料:

トランプ大統領
・プーチン氏は合意を望んでいない可能性はある
・今後数週間で明らかになるだろう
・ウクライナはNATOに加盟しない
・ウクライナは多くの領土を獲得するだろう
・ロシアは強力な軍事大国
・ウクライナのパトリオットミサイル使用を称賛
・米国の「安全の保証」の可能性は空軍による可能性も
・プーチン氏とゼレンスキー氏の会談実現にまず取り組む
・両氏は予想以上に良好な関係
・プーチン氏に善良さを望む、そうでなければ厳しい状況に
・ゼレンスキー氏も柔軟性を見せなければならない
・オバマがクリミアを放棄したと非難

ベッセント財務長官
・11人の有力なFRB議長候補と会談予定
・9月1日のレーバーデー前後に候補者と会談予定
・候補者は素晴らしいグループ
・先週の生産者物価指数(PPI)の上昇の多くは投資サービスによるもの
・投資サービスのインフレは単に市場が上昇したことを意味する

本日のスケジュール(特に重要なイベントは赤字で表示)

12:00 NZ)ホークスビーRBNZ総裁、記者会見
15:00 英)7月英消費者物価指数(CPI、予想:前月比▲0.1%/前年比3.7%)
15:00 英)7月英CPIコア指数(予想:前年比3.7%)
15:00 英)7月英小売物価指数(RPI、予想:前月比0.1%/前年比4.5%)
15:00 独)7月独生産者物価指数(PPI、予想:前月比0.1%)
16:10 欧)ラガルド欧州中央銀行(ECB)総裁、講演
前回発言(7月時点):われわれは金利を据え置き、足元は様子見の状況にあると言える
16:30 スウェーデン)スウェーデン中銀、政策金利発表(予想:2.00%で据え置き)
17:00 南ア)7月南アフリカCPI(予想:前月比0.9%/前年比3.5%)
18:00 欧)7月ユーロ圏消費者物価指数(HICP)改定値(予想:前年比2.0%)
18:00 欧)7月ユーロ圏HICPコア改定値(予想:前年比2.3%)
20:00 米)MBA住宅ローン申請指数
23:30 米)EIA週間在庫統計
24:00 米)ウォラー米連邦準備理事会(FRB)理事、講演
現在のスタンス:利下げ強気派
26:00 米)米財務省、20年債入札
27:00 米)米連邦公開市場委員会(FOMC)議事要旨(7月29日-30日分)
28:00 米)ボスティック米アトランタ連銀総裁(投票権なし)、講演
前回発言(3日前):年内1回の利下げ支持変わらず、特定の時期に固執せず
1001: 以下名無しさんに代わりまして管理人がお伝えします 1848/01/24(?)00:00:00 ID:money_soku

 お疲れ様ですお。

 為替相場はやや円高寄り。
 ただしドル円はあまり大きな動きなしという感じだお。
 昨日FRB利下げ、日銀利上げが同時かという日経記事も出ていたけれど、個人的にはその可能性はあまり高くないのではという予想。
 もしやるのであれば、もう少し早いタイミングからアナウンスが必要であるかなと。
 また直近でベッセント氏の利上げ要求(本人は否定)と河野氏の利上げ要求もあり、この段階で利上げをするとまた圧力に屈したととられかねないなとも思っているお。

 個人的には週末に出した予想通り今週は円安見込み。
 ただジャクソンホール次第なところもあって、パウエル氏も利下げ容認にスタンスを変更するのであれば、僕も円高追いかけに切り替える予定だお。

pc


続きを読む

続きを見る

稼げるまとめ速報カテゴリの最新記事