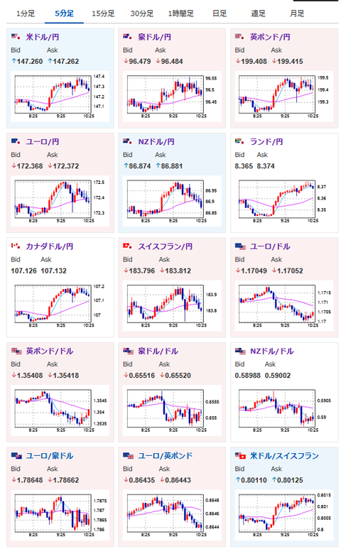
【為替相場】ドル円はやや円安寄り 1ドル147円台半ば 氷見野日銀副総裁発言も9月利上げはなしか
1: 以下名無しさんに代わりまして管理人がお伝えします 1848/01/24(?)00:00:00 ID:money_soku
2025年09月02日10時44分取得:


やる夫今日のポイント:
・NY市場では気になる材料なし。本日から米市場がオープン
・氷見野日銀副総裁発言は利上げに近づいている内容ではあるが、9月は利上げできずか
・ドル円はやや円安寄りの1ドル147円台半ば
・金は昨日に引き続き圧倒的
本日のスケジュール(特に重要なイベントは赤字で表示):
自民党両院議員総会
10:30 豪)4-6月期豪経常収支(予想:160億豪ドルの赤字)
18:00 欧)8月ユーロ圏消費者物価指数(HICP)速報値(予想:前年比2.0%)
18:00 欧)8月ユーロ圏HICPコア速報値(予想:前年比2.2%)
21:00 ブラジル)4-6月期ブラジル国内総生産(GDP、予想:前期比0.3%/前年同期比2.2%)
21:45 欧)ミュラー・エストニア中銀総裁、講演
22:45 米)8月米製造業購買担当者景気指数(PMI)改定値(予想:53.3)
23:00 米)8月米サプライマネジメント協会(ISM)製造業景気指数(予想:49.0)
23:00 米)7月米建設支出(予想:前月比▲0.1%)
中露首脳会談(北京)
1001: 以下名無しさんに代わりまして管理人がお伝えします 1848/01/24(?)00:00:00 ID:money_soku
おはようございますお。
昨日に引き続き金が力強い上げ。
ドル円はまだあまり自信はないけれど、徐々に円安方向なのかなと思っているお。
本日は欧州圏のHICPあり。
そして米市場が休場明けなので大きめの動きが出る可能性があるお。
トランプ氏の発言も復活するだろうので、深夜帯や朝方には注意だお。






