【為替相場】1ドル149円付近に再び接近 金、仮想通貨も伸びる
1: 以下名無しさんに代わりまして管理人がお伝えします 1848/01/24(?)00:00:00 ID:money_soku
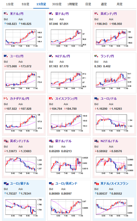
2025年09月03日11時51分取得:


やる夫今日のポイント:
・ドル円が円安、金高、ビットコイン復活中、株価は重たい
・麻生氏が自民党総裁選前倒し要求で円安圧強めか
・株に関しては海外懸念も大きく伸びにくい
本日のスケジュール(特に重要なイベントは赤字で表示)
16:00 トルコ)8月トルコ消費者物価指数(CPI、予想:前月比1.79%/前年比32.60%)
16:30 欧)ラガルド欧州中央銀行(ECB)総裁、講演
16:50 仏)8月仏サービス部門PMI改定値(予想:49.7)
16:55 独)8月独サービス部門PMI改定値(予想:50.1)
17:00 欧)8月ユーロ圏サービス部門PMI改定値(予想:50.7)
17:00 豪)ブロック豪準備銀行(RBA)総裁、講演
17:15 英)ブリーデン英中銀(BOE)副総裁、講演
17:30 英)8月英サービス部門PMI改定値(予想:53.6)
18:00 欧)7月ユーロ圏卸売物価指数(PPI、予想:前月比0.2%/前年比0.1%)
19:00 南ア)7-9月期南アフリカ経済研究所(BER)企業信頼感指数
20:00 米)MBA住宅ローン申請指数
未定 欧)ポーランド中銀、政策金利発表(予想:4.75%に引き下げ)
21:30 カナダ)4-6月期カナダ労働生産性指数(予想:前期比▲0.2%)
22:00 米)ムサレム米セントルイス連銀総裁、講演(投票権あり)
前回発言(8月時点):FRB、9月利下げ判断にさらなるデータ必要
前回発言(8月時点):FRB、9月利下げ判断にさらなるデータ必要
23:00 米)7月米雇用動態調査(JOLTS)求人件数(予想:737.8万件)
23:00 米)7月米製造業新規受注(予想:前月比▲1.4%)
27:00 米)米地区連銀経済報告(ベージュブック)
1001: 以下名無しさんに代わりまして管理人がお伝えします 1848/01/24(?)00:00:00 ID:money_soku
おはようございますお!
円安、金高、ビットコイン高キタ━━━━(゚∀゚)━━━━!!
昨日の記事でも期待していた流れでバッチリ取れているお!
ちなみに本日からシルバーウイークで倍増期間なので、僕も余力をさらに追加しておいたお。
関連記事:【相場】ドル円は149円タッチを目前で円高に切り返し ISMも市場予想を下回り一時148円割れ
円安が伸びている理由は恐らく石破氏の退陣報道絡み。
石破氏はかなり緊縮派のため、円売りと株の押し上げ圧が入っていると思うお。
ただ株のほうは米株安の押し下げ圧も強いため、現在綱引きで負けている様子だお。






