【為替相場】ドル円は先日のJOLTSで148円付近に円高に 米利下げ期待が上昇 金は相変わらず強い 本日注目度高めのADP雇用統計あり
2025年09月04日11時36分取得:


やる夫今日のポイント:
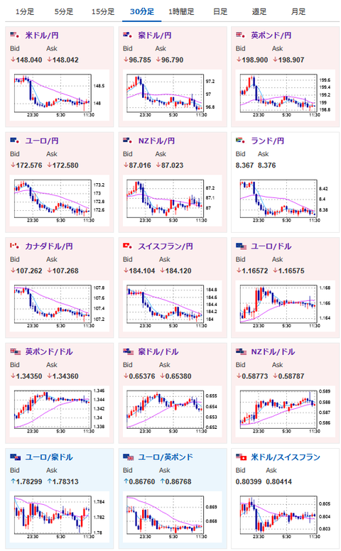
・JOLTSが市場予想を下回りドル売りの動きで1ドル148円
・米雇用統計の修正幅が非常に大きかったことから、他の雇用系指標に注目が移っている可能性あり
・そのため本日ADP雇用統計は要注意
・OPECプラス加盟国が増産を検討との報道で原油下落
・ムサレム・セントルイス連銀総裁発言やベージュブックの結果を見るに、あまり利下げ期待は高くなし
・FedWatchでは9月の25bp利下げはほぼ100%、本日の経済指標や要人発言で変化が出るかに注目
本日のスケジュール(特に重要なイベントは赤字で表示):
前回発言(7月時点):ユーロ圏の物価リスクは均衡
前回発言(7日前):9月利下げも除外せず
おはようございますお。
順調に伸びていたドル円はJOLTSの影響で一旦待ったがかかったお。
米国はインフレは続いているものの、雇用関係には懸念があるという状況。
ただ昨日のムサレム・セントルイス連銀総裁発言や、ベージュブックによる報告を見る限り、そこまで雇用が超悪いということもなさそう?
そのため、本日のADP雇用統計、明日の米雇用統計の注目度は非常に上がっていると思っているお。
どちらも持ちこしには要注意で。
個人的には今回のイベントで多少上下がでても、長期的にはドル高円安方向なのではと思っているお。
株価は昨日の下落から反発し上昇。
本日の日経平均は500円超高で推移しているお。
赤澤大臣が現在訪米しているのだけれど、交渉がうまくいくのかどうか懸念。
ただ関税が下がっていれば日経平均は伸びそうな予感がしているお。(他の経済がどうなるかは微妙なので置いておくとして)






