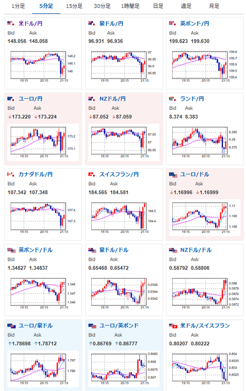
【相場】米雇用統計前に円買いの動き BLSが技術的トラブル発生と報告 1ドル148円付近
1: 以下名無しさんに代わりまして管理人がお伝えします 1848/01/24(?)00:00:00 ID:money_soku
2025年09月05日21時19分取得:


BLS(米労働統計局)は技術的な問題が発生していると発表しました。
BLSのウェブサイトではデータ取得ツールが利用できなくなっています。#雇用統計
— 米金融ツイート和訳 (@bei_wayaku) September 5, 2025
1001: 以下名無しさんに代わりまして管理人がお伝えします 1848/01/24(?)00:00:00 ID:money_soku
まもなく米雇用統計~と思ったら?
まさかこれで発表が延期になったりとかあるかお?
一応予定では21時30分発表だお。






