【相場】石破氏、辞任を正式表明 来週のドル円はどうなる?
1: 以下名無しさんに代わりまして管理人がお伝えします 1848/01/24(?)00:00:00 ID:money_soku
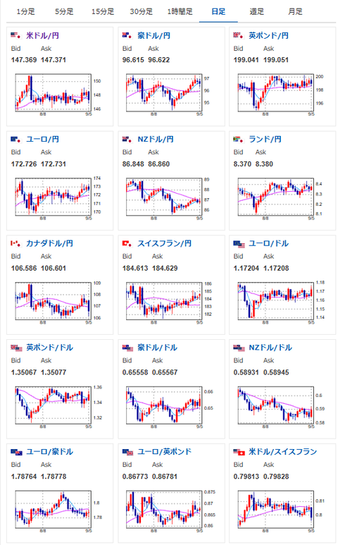
2025年09月07日18時34分取得:


1001: 以下名無しさんに代わりまして管理人がお伝えします 1848/01/24(?)00:00:00 ID:money_soku
先週のドル円は金曜日の雇用統計が大幅円高になったものの、オープン時147.0円→クローズ時147.4円で僕の円安予想はあたり!(アンケート結果は残念ながら外れ)
石破氏辞任報道が米利下げ報道の圧力に打ち勝つと予想しているので、来週も円安予想だお!






