【相場】ドル円は一旦朝の円安を縮小 金は非常に強い伸び ビットコインも伸びる
1: 以下名無しさんに代わりまして管理人がお伝えします 1848/01/24(?)00:00:00 ID:money_soku
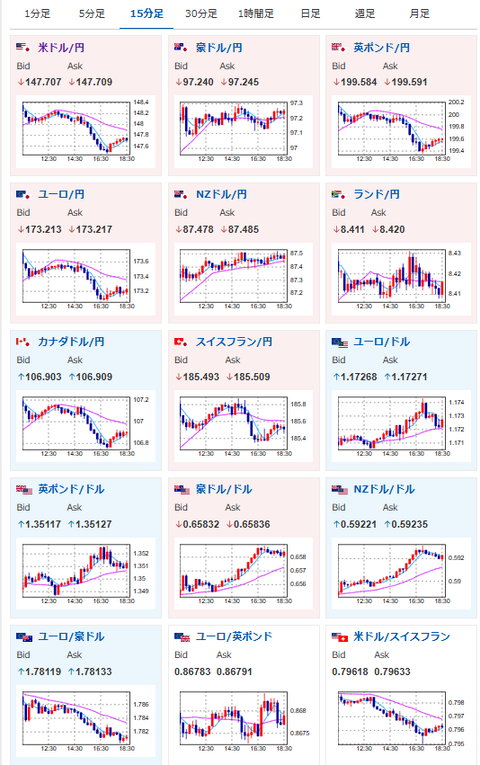
2025年09月06日18時50分取得:


1001: 以下名無しさんに代わりまして管理人がお伝えします 1848/01/24(?)00:00:00 ID:money_soku
ドル円は朝の伸び幅を縮小し、現在は147円台後半。
そろそろ下げ止まるかな?といったところ。
そして金が凄まじく強いので、こっちは追いかけ続けているお!






