【為替相場】金爆上げ!ドル円は週明けの石破氏辞任報道分を全モし1ドル147円台半ばの推移
1: 以下名無しさんに代わりまして管理人がお伝えします 1848/01/24(?)00:00:00 ID:money_soku
2025年09月09日13時02分取得:


やる夫今日のポイント:
・米雇用者数下方修正見込み(今夜)で、米債利回りがどんどん下落
・その結果としてドル売り及び金買いの動き
・仮想通貨も支えられてはいるが、現在伸びには転じられておらず
・米期待インフレが上昇していることが気がかり、トランプ氏の関税政策懸念
・ミラン氏がFRB理事に指名される見込みのため、今後FRBはより一層トランプ氏の言いなりに
本日のスケジュール(特に重要なイベントは赤字で表示):
15:45 仏)7月仏鉱工業生産(予想:前月比▲1.4%)
18:30 南ア)4-6月期南アフリカ国内総生産(GDP、予想:前期比0.6%/前年同期比0.8%)
20:30 独)ナーゲル独連銀総裁、講演
21:00 メキシコ)8月メキシコ消費者物価指数(CPI、予想:前年比3.56%)
23:00 米)米労働省、雇用統計の年次改定を発表
24:15 仏)ビルロワドガロー仏中銀総裁、講演
24:15 英)ブリーデン英中銀(BOE)副総裁、講演
26:00 米)米財務省、3年債入札
第80回国連総会(ニューヨーク、23日まで)
1001: 以下名無しさんに代わりまして管理人がお伝えします 1848/01/24(?)00:00:00 ID:money_soku
お疲れ様ですお。
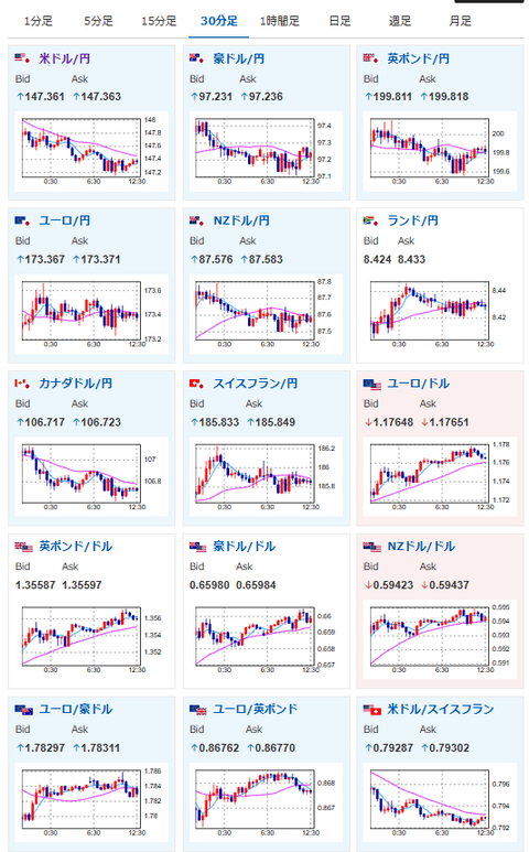
石破氏辞任報道で一気に跳ね上げたドル円は、米市場での米債利回り低下に伴い完全に窓埋め。
現在1ドル147.3円付近で推移しているお。
個人的には米雇用は悪化し利下げの動きが出るとは思っているけれど、インフレが止まらなくなり再度利上げに転じると考えているので、引き続き円安予想だお。
日本市場では次期総裁選に注目が集まっているお。
恐らく小泉氏も参戦で高市氏か小泉氏のどちらかという動きになるのではないかなと。
高市氏になれば強い株高と円安の動き。
小泉氏も石破氏よりは積極財政寄りだと思っているのだけれど、高市氏よりは弱い可能性があるかなと思っているお。






