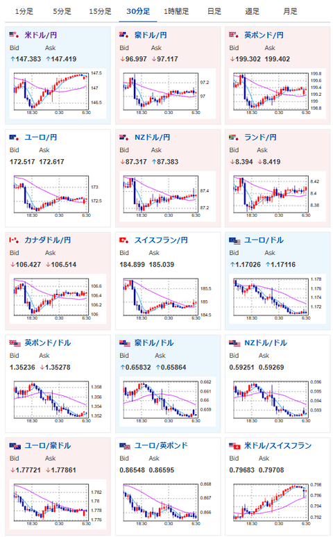
【為替相場】米雇用改定からの切り返しで1ドル147円台半ばまで円安に 米債利回り上昇で金、仮想通貨が弱くなる動き
2025年09月10日06時34分取得:


やる夫今日のポイント:
・米雇用改定がワーストケースよりは大分よかった(市場予想は下回る)こともあり米債利回りが上昇でドル買い
・同様の理由で金、仮想通貨は下落方向
・引き続き円安、金高の見通しは変わっておらず
NY市場での重要材料:
・FRBが物価安定の責務を果たせなかったことで、階層間および世代間の格差が一層悪化し、資産を持つ層と低所得層との分断が拡大した(やる夫より:関税の影響を完全にFRBに責任転嫁し、トランプ氏を擁護する動き)
新型iPhone発表
Apple発表会
iPhone17
129,800円〜
iPhone Air
159,800円〜
iPhone17 Pro
179,800円〜
iPhone17 Pro Max
194,800円〜うーん、結構いいお値段に
— まねたん (@kasegerumatome) September 9, 2025
本日のスケジュール(特に重要なイベントは赤字で表示):
おはようございますお。
ドル円は先日深夜に出した記事にも書いた通り、米雇用改定が一部で噂されていたワーストケースに届かない程度の下方修正。
悪いことは悪いのだけれど、緊急で対応を入れないといけないほどではなかったことにより、安心感が広がった様子だお。
現在市場では年内2回の利下げが期待されており、今後のCPIや雇用統計でまた変動が出て来るかと。
個人的にはトランプ関税によりCPIやPCEデフレーターは上昇すると予想しているので、引き続きドル円は円安を予想しているお。






