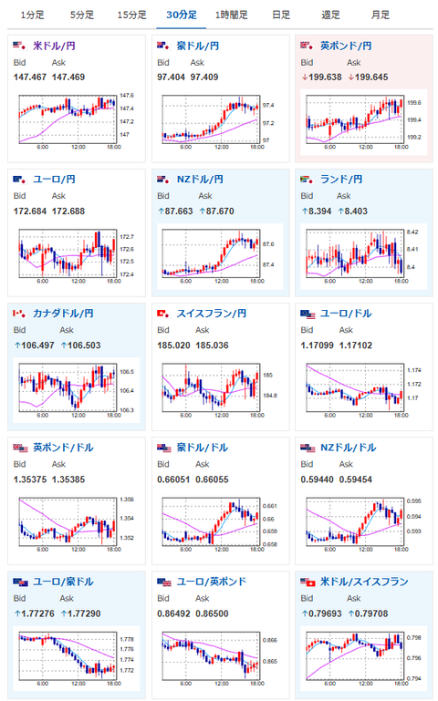
【相場】ドル円に動きはほぼないものの、全体的には円安の流れ クック氏解任は差し止めか
1: 以下名無しさんに代わりまして管理人がお伝えします 1848/01/24(?)00:00:00 ID:money_soku
2025年09月10日18時30分取得:


出てきた材料:
米判事
・トランプ氏はクックFRB理事を現時点で解任できない、正当な理由がないと判断
・トランプ氏はクックFRB理事を現時点で解任できない、正当な理由がないと判断
ベッセント米財務長官
・FRBに政策スタンス変更を求める、FRBは高金利で経済成長を阻害している
・事実を把握していなかったことが判明した(雇用者数年次改定91万1000人下方修正)
・トランプ大統領は報道されているよりもはるかに悪い経済状況を引き継いだ
・ミラン氏は9月会合で投票できるだろう。クック理事は投票すべきでない、彼女には原因がある
トランプ米大統領
・EUに中国インドに対して最大100%関税を課すよう要請
・EUに中国インドに対して最大100%関税を課すよう要請
・対露制裁の準備が整っているが欧州連合が米国と協力する場合のみ措置を講じる
・ロシアの「影の船団」石油タンカーへの追加制裁、銀行、金融セクター、大手石油会社への規制検討
1001: 以下名無しさんに代わりまして管理人がお伝えします 1848/01/24(?)00:00:00 ID:money_soku
相場の動きのほうに大きな問題は出ていないけれど、本日もトランプ政権無茶な対応が目立つなぁ~と思うお。
クック氏が問題されている行動に関しても、就任前の材料だったとの報道あり。
ただそれでもトランプ政権は強制的にクック氏を解任してFRBを私物化しようとする動き。
これで裁判所までトランプ氏の味方をするようになったら何でもありだなという印象だお。
ひとまず朝の記事に書いた通り、円安・金高期待に変化はないお。






