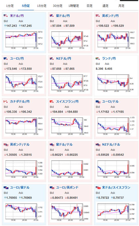
【相場】米PPIが予想外に悪化 ドルが売られて1ドル147円台前半 金、仮想通貨も反応し上昇
1: 以下名無しさんに代わりまして管理人がお伝えします 1848/01/24(?)00:00:00 ID:money_soku
2025年09月10日21時37分取得:


米PPI市場予想をかなり下回りました
相場記事出します— まねたん (@kasegerumatome) September 10, 2025
1001: 以下名無しさんに代わりまして管理人がお伝えします 1848/01/24(?)00:00:00 ID:money_soku
そ、そんなー!?
関税の影響で米PPIはかなり強いんじゃ?と思っていたけれど、結果は市場予想を大きく上回る数字だお。
これは何かあったのかお?






