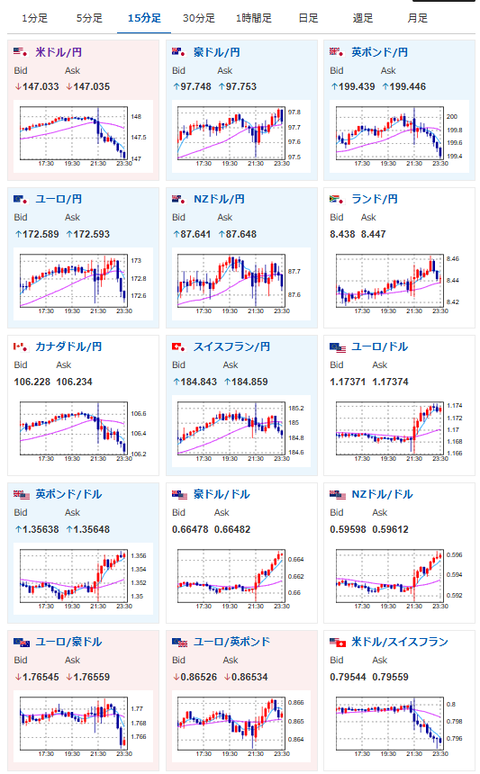
【相場】米CPIは市場予想を上回るも米債利回り低下で147円台前半へ 失業保険がかなり悪化
1: 以下名無しさんに代わりまして管理人がお伝えします 1848/01/24(?)00:00:00 ID:money_soku
2025年09月11日23時45分取得:


1001: 以下名無しさんに代わりまして管理人がお伝えします 1848/01/24(?)00:00:00 ID:money_soku
物価は利下げを否定するものだけれど、失業保険がかなり大きな悪化あり。
米国はさらに利下げ期待が上昇でドル円は147円台前半だお。
なおCPI発表直後は148円台にものせていたお。






