【為替相場】米CPIは上昇、雇用は悪化でドル円は147円台前半 FOMCは9月25bp利下げがほぼ確実視 自民党の総裁選にも注目
2025年09月12日08時07分取得:


やる夫今日のポイント:
・米国はインフレかつ雇用悪化のあまりよくない状況で利下げへ
・今後CPIはさらに上昇を続ける予想で、その際にトランプ氏がどう対応するのか注目中
・引き続き円安、金高、株高、仮想通貨高の見通しに変化なし
・ラトニック氏の対米投資の説明に変化
・「出資比率やリスクによって変わる」という話から「投資資金を回収したら取り分が変わる」へ
NY市場中の要人発言:
ラトニック氏:
・米国は日本が資金拠出するプロジェクトからの利益を、日本が投資資金を回収するまで折半する
・日本が投資額を回収した後は、利益配分が変わり、米国が90%を受け取り、日本は10%に留まる
・ウォーシュ、リンゼー元FRB理事、ブラード前セントルイス連銀総裁と面談
本日のスケジュール(特に重要なイベントは赤字で表示)
前回発言(8月時点):FRBの独立性揺らげば重大リスクに
前回発言(9月時点):ユーロ圏には成長志向が必要
前回発言(8月時点):ECBの追加利下げ、「ハードルは高い」
おはようございますお。
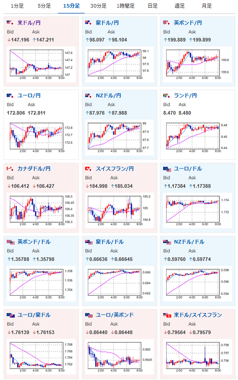
NY市場では昨日の悪い失業保険から持ち直しの動きで、ドル円は再度1ドル147円台前半へ。
株、金、仮想通貨なども上昇してきているお。
個人的には雇用は悪いものの、インフレの悪化が気がかりで大幅な対応は難しいと予想。
そのため今年2回利下げはあるかもしれないけれど、その後は再度金利が下げられなくなり、ドル高に向かっていくのではと予想しているお。
また巨額の対米投資もその後押しをしていくのではと予想だお。






