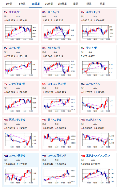
【相場】円安、株高、金高、仮想通貨高で推移 そこまで気になる材料は出ず
1: 以下名無しさんに代わりまして管理人がお伝えします 1848/01/24(?)00:00:00 ID:money_soku
2025年09月12日16時35分取得:


1001: 以下名無しさんに代わりまして管理人がお伝えします 1848/01/24(?)00:00:00 ID:money_soku
朝の相場記事に書いた通りで特に変わった材料は出ていないお。
関連記事:【為替相場】米CPIは上昇、雇用は悪化でドル円は147円台前半 FOMCは9月25bp利下げがほぼ確実視 自民党の総裁選にも注目
>・引き続き円安、金高、株高、仮想通貨高の見通しに変化なし






