【為替相場】ドル円は一時1ドル148円台 本日は日銀政策金利発表のため大変動に注意 株価も上昇傾向
2025年09月19日08時26分取得:


やる夫今日のポイント:
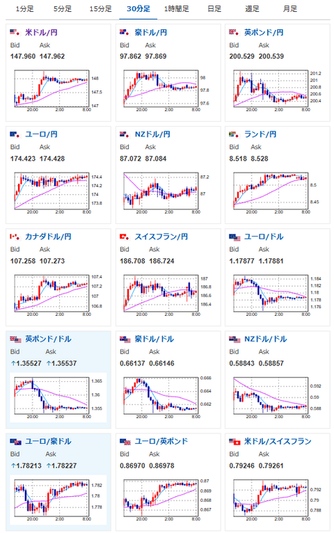
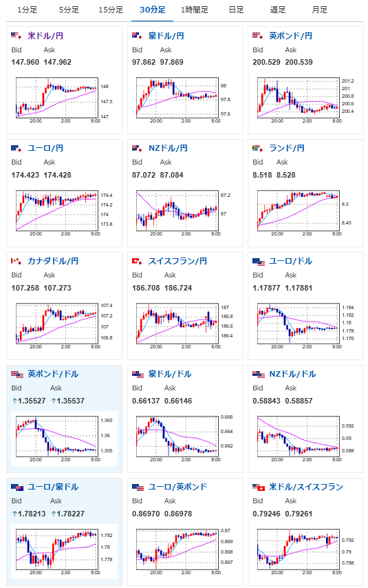
・前回の記事からドル円、ユーロ円は安定して円安傾向、ポンドは調整入る
関連記事:【相場】ポンド円が201円を突破 ドル円は徐々に円安に 高市氏、総裁選立候補も影響か 株高も追い風 金は低調
・本日日銀政策金利発表あり、11時30分~12時30分あたりを警戒
・日銀は金利据え置き見込み、声明と植田総裁発言(15時30分)に注目
Live映像はこちら
https://www.youtube.com/watch?v=1_mWeIhFP14
日本のCPI、市場予想を下回りで2%台へ
やはりそうなりますよね~
これで日銀は年内(というか今後暫く?)利上げはできなさそうに思います— まねたん (@kasegerumatome) September 18, 2025
今日の予想:
・円安株高を予想
・金、仮想通貨は底だと判断できそうなタイミングで買い向かいたい(基本ロング)
本日のスケジュール(特に重要なイベントは赤字で表示)
前回発言は、直近であれば大きくスタンスが変更される可能性は低いため影響度低
久しぶりの発言、スタンスの変化、中央銀行への影響力などがある場合、相場への影響大
08:30 日)8月全国消費者物価指数(CPI、生鮮食品を除く総合、予想:前年比2.7%)
15:30 日)植田和男日銀総裁、定例記者会見
前回発言(9月時点):利上げは予断を持たずに判断する
前回発言(8月時点):FRB、年内2回の利下げなお適切
おはようございますお。
先ほど日本のCPIが発表され、物価の伸びがさらに落ち着いてきている数字が発表されたお。
このことは市場でも事前に予想されており、当サイトでも「8月のCPIは3%を割れる可能性」と予想していたお。
関連記事:7月消費者物価、3.1%上昇 総務省 2月をピークに伸び鈍化中
そのため市場にサプライズはなくドル円に大きな変動はなし。
ただこのことは日銀の今後の利上げを非常に難しくするため、長期的な円安材料にはなっているだろうなと思うお。
本日は日銀政策金利発表あり。
また米中電話会談が予定されているので、何か材料が出てくるか注目しているお。






