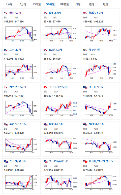
【相場】金爆上げで最高値更新 ドル円は再び147円台後半に押し戻される 日本市場引けより米債利回りが低下
1: 以下名無しさんに代わりまして管理人がお伝えします 1848/01/24(?)00:00:00 ID:money_soku
2025年09月22日17時40分取得:


やる夫より:
朝の相場記事~市場で出た主な情報
トランプ米大統領
・共和党と民主党の膠着状態により、10月1日に政府閉鎖の可能性「十分にある」
ラガルドECB総裁
・ECBはインフレ目標を達成したが見通しは依然として不透明
・関税合意で今後の状況は予測しやすくなったが米大統領就任前ほど明確ではない
シムカス・リトアニア中銀総裁
・リスク管理の視点から言えば利下げはしないよりはしたほうがいい
・インフレ達成にも経済にもプラスになるので12月に利下げし、その後は様子見
シクルナ・マルタ中銀総裁
・金利は据え置きで問題ない、インフレは2%ぴったりを維持することは不可能
・インフレが低下傾向にあるとは考えていないが、今は今後の動向を見守るべき
ストゥルナラス・ギリシャ中銀総裁
・今後数年間のインフレは2%をわずかに下回ると予想、さらなる利下げ必要ない
・現時点で金利に関して行動を起こす理由は見当たらない
カザークス・ラトビア中銀総裁
・利下げを急ぐ必要はない、毎回の会合で飛びつくべきではない
・必要であれば金利を変更するが現時点ではインフレは2%の目標を達成している
ブロック豪中銀総裁
・インフレはさらに低下すると見ているが、あくまでも予測だ。見通しは引き続き不透明
・状況は変化するリスクがある、必要に応じて対応する。今後も経済データを注視
朝の相場記事はこちら:
【為替相場】週明けドル円は静かなスタート 1ドル148円付近で横這い推移 トランプ「10月1日政府閉鎖の可能性十分ある」
【為替相場】週明けドル円は静かなスタート 1ドル148円付近で横這い推移 トランプ「10月1日政府閉鎖の可能性十分ある」
1001: 以下名無しさんに代わりまして管理人がお伝えします 1848/01/24(?)00:00:00 ID:money_soku
金キタ━━━━(゚∀゚)━━━━!!
の裏で
ドル円コネ━━━━━(‘A`)━━━━━━!!
特に悪い材料が出たとかのではないのだけれど、米債利回りが下落しての反応だお。
そして金に資金が集中したためか仮想通貨に大きめの売りが入っているお。

現物を集めるときはセキュリティに要注意で
[スペランツァ] K24 純金 コイン ペンダント パンプ ホースシュー & ホース1/25oz K18 シンプル 刻印入り
価格: 56300円 (2025年09月22日調査価格)
ポイント: 2,252 (4%)pt
先物で追いかけるならこちらもどうぞ:


![[スペランツァ] K24 純金 コイン ペンダント パンプ ホースシュー & ホース1/25oz K18 シンプル 刻印入り](https://m.media-amazon.com/images/I/61naNpzW4UL._AC_SX342_SY445_QL70_ML2_.jpg)



