【相場】金はさらに伸びる ドル円はドル安一服 1ドル148円台後半で推移
1: 以下名無しさんに代わりまして管理人がお伝えします 1848/01/24(?)00:00:00 ID:money_soku
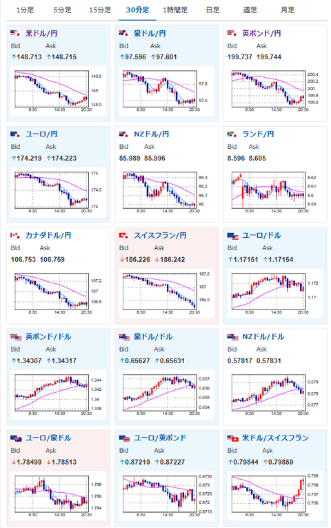
2025年09月29日20時55分取得:


1001: 以下名無しさんに代わりまして管理人がお伝えします 1848/01/24(?)00:00:00 ID:money_soku
安定して金は強い動き。
ドル円は特に目立った材料が出ず、ウォラー氏も金融政策に関して言及なしの様子。
ハマック・クリーブランド連銀総裁は利下げには慎重な意見を出しているお。
[スペランツァ] K24 純金 コイン ペンダント パンプ ホースシュー & ホース1/25oz K18 シンプル 刻印入り
価格: 56300円 (2025年09月29日調査価格)
ポイント: 2,252 (4%)pt



![[スペランツァ] K24 純金 コイン ペンダント パンプ ホースシュー & ホース1/25oz K18 シンプル 刻印入り](https://m.media-amazon.com/images/I/61naNpzW4UL._AC_SX679_.jpg)



