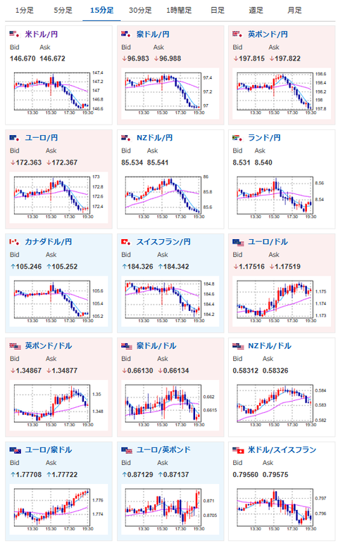
【相場】米債利回り低下で金上昇 ドル円は再度146円台半ばに押される
1: 以下名無しさんに代わりまして管理人がお伝えします 1848/01/24(?)00:00:00 ID:money_soku
2025年10月02日19時37分取得:


1001: 以下名無しさんに代わりまして管理人がお伝えします 1848/01/24(?)00:00:00 ID:money_soku
金キタ━━━━(゚∀゚)━━━━!!
の裏で
ドル円アカ━━━━━(‘A`)━━━━━━ン!!
内田氏発言で伸びるかと思ったら、それ以上に米債利回り低下の影響が強くて円高寄り。
米政府閉鎖懸念状態ではドル円ロングは厳しいかぁ。。。

[スペランツァ] K24 純金 コイン ペンダント パンプ ホースシュー & ホース1/25oz K18 シンプル 刻印入り
価格: 56300円 (2025年09月29日調査価格)
ポイント: 2,252 (4%)pt


![[スペランツァ] K24 純金 コイン ペンダント パンプ ホースシュー & ホース1/25oz K18 シンプル 刻印入り](https://m.media-amazon.com/images/I/61naNpzW4UL._AC_SX679_.jpg)



