【為替相場】週末の材料で円安株高でスタート 本日は中国GDPや高田日銀発言に注目
2025年10月20日08時56分取得:


やる夫今日のポイント:
・昨日の高市氏の首相就任ほぼ確定報道により週明けは円安株高でスタート
【関連記事】:【相場】自民・高市早苗総裁、首相確実に 週明けの円安株高期待高まる
・日本の政治発のリスクによるリスクオフムードは解消か
・中国GDP発表に加え、高田日銀の発言に注意。特に利上げアナウンスがあるかどうかに注目
今日の予想:
・特に予想に変化なし円安、株高、金高、仮想通貨は様子見中
・ただし金は急激な上昇で先週金曜日に調整、仮想通貨もトランプ氏発材料やリスクオフムードでかなり売られたので、引き続き微妙な値動きに注意が必要
本日のスケジュール(特に重要なイベントは赤字で表示):
前回発言は、直近であれば大きくスタンスが変更される可能性は低いため影響度低
久しぶりの発言、スタンスの変化、中央銀行への影響力などがある場合、相場への影響大
前回発言(9月時点):金利据え置きを支持-インフレ上振れ警戒
前回発言(10月時点、ナーゲル氏):ECB、現行の金融政策は適切
前回発言(7月時点、ブイチッチ氏):ECB、追加の金利変更急ぐ必要ない
おはようございますお!
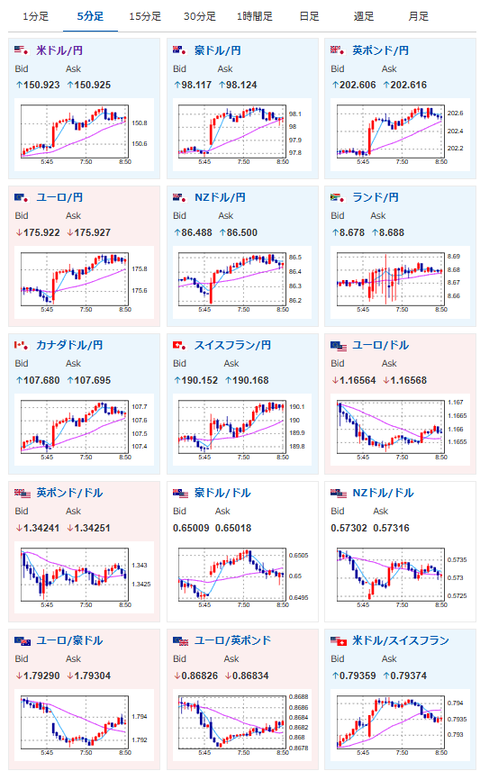
週明け、市場は週末の政治記事でも予想したとおりに円安株高でスタート。
ドル円は1ドル151円付近、日経平均は700円超上昇して推移しているお。
日本の政治発の懸念材料は一旦後退し、全体的にリスクオンムードとなっているお。
本日この後は中国GDP、そして高田日銀の発言だお。
現在日銀要人からは利上げに前向きな姿勢が示されており、高田日銀も同様に利上げを正当化するようなメッセージを出してくるかどうかがポイントに。
もし利上げに向けて地ならしを行ってくるようであれば、円高株安圧が出てくると思われるので、政治要因による流れにのって突っ込み過ぎるのは注意しておきたいお。
ただし利上げを否定するようなメッセージであれば、引き続き流れについていけるのではと予想するお。
また明日は内閣総理大臣指名選挙だお。
今のところ維新の合流で、高市氏が当選でほぼ間違いないという報道だけれど、万が一が起きるリスクもあるので、指名選挙の投開票前に、僕は一旦ポジションはクローズする予定だお。






