【為替相場】円高材料は財務省の為替介入程度か 1ドル157円台前半推移 口先介入の語気上昇に注意
1: 以下名無しさんに代わりまして管理人がお伝えします 1848/01/24(?)00:00:00 ID:money_soku
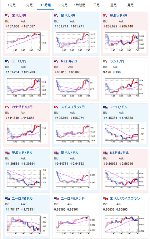
2025年11月20日08時01分取得:


やる夫今日のポイント:
・介入か利上げがなければ、1ドル160円へ向かう方向か(関連記事1、昨日、一昨日の為替相場記事と同じ予想)
・今のところ介入以外に円高に向かう材料見えず
・FRB利下げ期待も後退
・NVIDIA良決算も円安株高後押し
NY市場での要人発言:
FOMC議事録
・多くが12月利下げは適切でないと言及
・複数の委員は12月利下げは十分適切な可能性と言及
ミランFRB理事
・10月のバランスシート縮小終了は好ましい
・適正規模規制により小規模なバランスシートが可能に
・規制緩和の中で最適準備金水準は低下する可能性
・FRBの銀行規制見直しを強く支持
米経済指標動向
・10月分の米雇用統計の発表取り止め
・NFPのデータは11月分に組み込む
・失業率などの家計調査のデータは遡って収集できない
・10月分の米求人件数の公表日を12月9日に延期
・9月分の米小売売上高は11月25日に公表
・9月分の米耐久財受注は11月26日に公表
本日のスケジュール(特に重要なイベントは赤字で表示):
前回発言は、直近であれば大きくスタンスが変更される可能性は低いため影響度低
久しぶりの発言、スタンスの変化、中央銀行への影響力などがある場合、相場への影響大
08:50 日)対外対内証券売買契約等の状況(週次・報告機関ベース)
10:30 日)小枝淳子日銀審議委員、あいさつ
前回発言(7月時点):食料価格が想定よりも上振れ-基調物価への影響を注視(ソース1)
前回発言(7月時点):食料価格が想定よりも上振れ-基調物価への影響を注視(ソース1)
16:00 独)10月独生産者物価指数(PPI、予想:前月比横ばい)
17:30 香)10月香港消費者物価指数(CPI、予想:前年比1.2%)
19:00 欧)9月ユーロ圏建設支出
22:00 南ア)南アフリカ準備銀行(SARB)、政策金利発表(予想:6.75%に引き下げ)
22:30 カナダ)10月カナダ鉱工業製品価格(予想:前月比0.3%)
22:30 カナダ)10月カナダ原料価格指数(予想:前月比0.6%)
22:30 米)9月米雇用統計(予想:非農業部門雇用者数変化5.0万人/失業率4.3%/平均時給、前月比0.3%/前年比3.7%)
やる夫注:本当に出るのか不透明
やる夫注:本当に出るのか不透明
22:30 米)11月米フィラデルフィア連銀製造業景気指数(予想:2.0)
22:30 米)前週分の米新規失業保険申請件数/失業保険継続受給者数(予想:23.0万件/196.0万人)
22:45 米)ハマック米クリーブランド連銀総裁、あいさつ
前回発言(6日前):金利据え置き主張-インフレ抑制を重視(ソース2)
前回発言(6日前):金利据え置き主張-インフレ抑制を重視(ソース2)
23:30 米)バー米連邦準備理事会(FRB)理事、討議に参加
前回発言(1日前):金融監督を弱めれば「真の危険」蓄積と警告(ソース3)
前回発言(1日前):金融監督を弱めれば「真の危険」蓄積と警告(ソース3)
24:00 欧)11月ユーロ圏消費者信頼感指数(速報値、予想:▲14.0)
24:00 米)10月米中古住宅販売件数(予想:前月比0.5%/年率換算408万件)
21日01:00 米)クックFRB理事、講演
前回発言(2日前):住宅ローン詐欺疑惑「根拠ない」と主張-米政権に反論(ソース4)
前回発言(2日前):住宅ローン詐欺疑惑「根拠ない」と主張-米政権に反論(ソース4)
21日02:40 米)グールズビー米シカゴ連銀総裁、討議に参加
前回発言(11月時点):利下げ継続に慎重姿勢-インフレデータ欠如で(ソース5)
前回発言(11月時点):利下げ継続に慎重姿勢-インフレデータ欠如で(ソース5)
21日03:30 英)ディングラ英中銀金融政策委員会(MPC)委員、講演
前回発言(1日前):英金利、「かなり早期に」中立水準に下げるべき(ソース6)
前回発言(1日前):英金利、「かなり早期に」中立水準に下げるべき(ソース6)
21日06:00 英)マン英中銀MPC委員、講演
前回発言(2日前):物価上昇リスク引き続き警戒-「まだ安全圏にいない」(ソース7)
前回発言(2日前):物価上昇リスク引き続き警戒-「まだ安全圏にいない」(ソース7)
ブラジル(黒人意識の日)、休場
1001: 以下名無しさんに代わりまして管理人がお伝えします 1848/01/24(?)00:00:00 ID:money_soku
おはようございますお。
NVIDIA決算後から何本か相場に関する記事を出したので、今回はNY市場の振り返りと今日のスケジュールだけをざっくりと。
NY市場ではFOMC議事要旨が発表され、内容は12月の米利下げ期待をさらに後退させるものだったお。
それに加えてNVIDIAの決算が良かった事により、いよいよ円高材料は財務省の為替介入くらいか?という状況に。
一応本日米雇用統計が予定されているのだけれど、こちらが予定通り発表されるのかは不明だお。






