【為替相場】弱い米CPIも円高にはほぼ進まず 日CPIは市場予想通り 本日日銀政策金利発表あり
1: 以下名無しさんに代わりまして管理人がお伝えします 1848/01/24(?)00:00:00 ID:money_soku
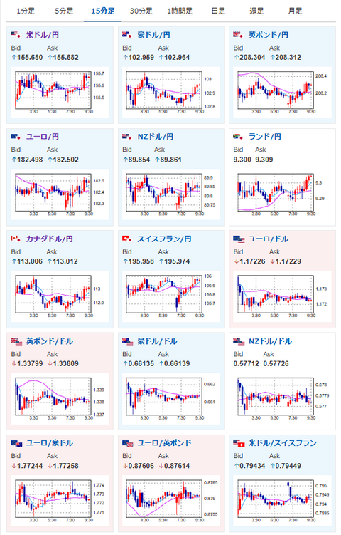
2025年12月19日09時35分取得:


やる夫今日のポイント:
・日銀25bp利上げは織り込み済み。日銀声明と植田日銀総裁定例記者会見に注目
日銀HP:https://www.boj.or.jp/
植田総裁定例記者会見Live:https://www.youtube.com/watch?v=5fNtwOQauCY
本日のスケジュール(特に重要なイベントは赤字で表示):
前回発言は、直近であれば大きくスタンスが変更される可能性は低いため影響度低
久しぶりの発言、スタンスの変化、中央銀行への影響力などがある場合、相場への影響大
15:30 日)植田和男日銀総裁、定例記者会見
未定 日)12月月例経済報告
16:00 独)11月独生産者物価指数(PPI、予想:前月比0.1%)
16:00 独)1月独消費者信頼感指数(Gfk調査、予想:▲23.0)
16:00 英)11月英小売売上高(自動車燃料含む、予想:前月比0.3%/前年比0.9%)
16:00 英)11月英小売売上高(自動車燃料除く、予想:前月比0.1%/前年比1.5%)
16:45 仏)11月仏卸売物価指数(PPI)
17:00 欧)ウンシュ・ベルギー中銀総裁、講演
18:00 欧)10月ユーロ圏経常収支(季節調整済)
18:00 欧)コッハー・オーストリア中銀総裁、講演
18:00 欧)レーン・フィンランド中銀総裁、講演
18:00 欧)シムカス・リトアニア中銀総裁、講演
19:00 欧)カザークス・ラトビア中銀総裁、講演
19:30 露)ロシア中銀、政策金利発表(予想:16.00%に引き下げ)
20:00 欧)スレイペン・オランダ中銀総裁、講演
21:00 欧)チポローネ欧州中央銀行(ECB)専務理事、講演
22:30 カナダ)10月カナダ小売売上高(予想:前月比横ばい/自動車を除く前月比横ばい)
24:00 欧)12月ユーロ圏消費者信頼感指数(速報値、予想:▲14.0)
24:00 米)11月米中古住宅販売件数(予想:前月比1.2%/年率換算415万件)
24:00 米)12月米消費者態度指数(ミシガン大調べ、確報値、予想:53.5)
20日00:10 欧)レーンECB専務理事兼チーフ・エコノミスト、講演
1001: 以下名無しさんに代わりまして管理人がお伝えします 1848/01/24(?)00:00:00 ID:money_soku
おはようございますお。
昨日の米CPIは市場予想を下回る数字が出たことにより、一瞬ドル円は円高に動く場面があったものの、本日の日銀発表を期待してか徐々に戻す動きに。
ドル円は155円台後半、ユーロ円は182円台半ばで推移しているお。
先ほど発表されたCPIからも、日本の物価の伸びは加速しておらず。
今回は利上げだろうけれど、その後はまた暫く金利は変更できない状況が続くのではと思われるお。






