【為替相場】FOMC議事要旨への反応は限定的で円売りの動きは継続 1ドル156円台半ば
1: 以下名無しさんに代わりまして管理人がお伝えします 1848/01/24(?)00:00:00 ID:money_soku
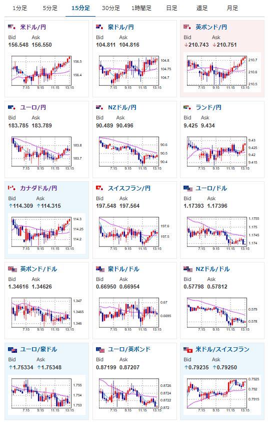
2025年12月31日13時24分取得:


やる夫今日のポイント:
・年末のため目立った材料なし、各取引所のクローズ時間には注意を
本日のスケジュール(特に重要なイベントは赤字で表示):
前回発言は、直近であれば大きくスタンスが変更される可能性は低いため影響度低
久しぶりの発言、スタンスの変化、中央銀行への影響力などがある場合、相場への影響大
16:00 トルコ)11月トルコ貿易収支
21:00 南ア)11月南アフリカ貿易収支(予想:331億ランドの黒字)
22:30 米)前週分の米新規失業保険申請件数/失業保険継続受給者数(予想:22.0万件/190.5万人)
ニュージーランド、豪州、香港、英国、フランスなどは短縮取引
米債券市場は短縮取引
スウェーデン、ドイツ、スイス(大晦日)、ロシア(振替休日)、休場
1月1日 オセアニア、東京、香港、中国、シンガポール、欧州圏、英国、米国、カナダなどが新年で休場
1001: 以下名無しさんに代わりまして管理人がお伝えします 1848/01/24(?)00:00:00 ID:money_soku
お疲れ様ですお。
昨日のFOMC議事要旨を通過しても、円売りの流れは特に変わらず1ドル156円台半ば。
来年も為替介入を警戒しつつ円売りは続いていくだろうなという予想だお。
本日は年末ということもあり、各取引所の取引時間にご注意を。
恐らくそこまで大きな材料は出ないと思っているけれど、持ちこしてしまうとお正月に少し気が休まらないかもしれないお。






