【為替相場】米欧衝突のリスクオフ影響継続 株価下落で金は強い 円売りも続行
1: 以下名無しさんに代わりまして管理人がお伝えします 1848/01/24(?)00:00:00 ID:money_soku
2026年01月21日09時12分取得:


やる夫今日のポイント:
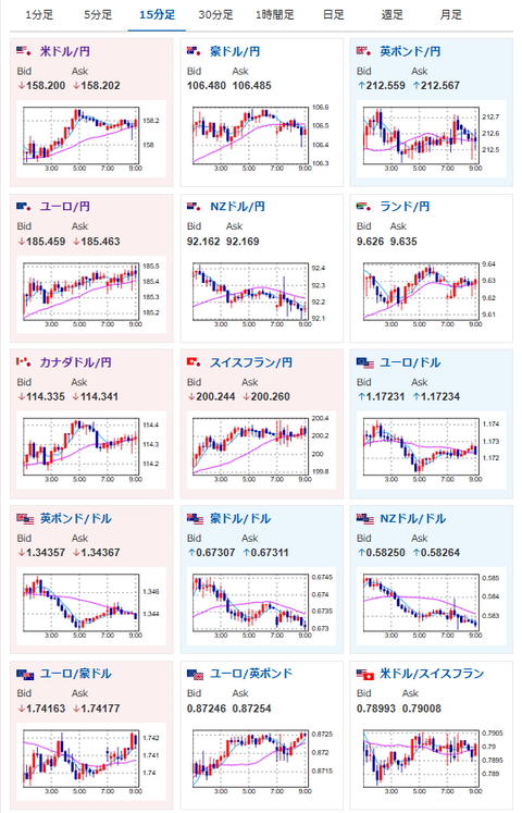
・本日は米市場オープン、トランプ大統領のグリーンランド発言受け株式市場がリスクオフ
・高市政権が食品消費税減税を打ち出したことで財政懸念がさらに強まり円売りの動き
・金はリスクオンでもリスクオフでも買われる無双状態
・トランプ大統領がダボス会議で演説
・昨日と特に状況は変わっておらず
本日のスケジュール(特に重要なイベントは赤字で表示):
前回発言は、直近であれば大きくスタンスが変更される可能性は低いため影響度低
久しぶりの発言、スタンスの変化、中央銀行への影響力などがある場合、相場への影響大
16:00 英)12月英消費者物価指数(CPI、予想:前月比0.4%/前年比3.3%)
16:00 英)12月英CPIコア指数(予想:前年比3.3%)
16:00 英)12月英小売物価指数(RPI、予想:前月比0.6%/前年比4.1%)
16:30 欧)ラガルド欧州中央銀行(ECB)総裁、講演
前回発言(直前):欧米間の信頼低下「大きな警鐘」、ECB総裁「欧州統合加速の公算」(Reuters)
前回発言(直前):欧米間の信頼低下「大きな警鐘」、ECB総裁「欧州統合加速の公算」(Reuters)
17:00 南ア)12月南アフリカCPI(予想:前月比0.2%/前年比3.6%)
18:00 欧)パネッタ伊中銀総裁、講演
前回発言(5日前):イタリアは人口危機と頭脳流出に直面、経済の脅威に=中銀総裁(Reuters)
前回発言(5日前):イタリアは人口危機と頭脳流出に直面、経済の脅威に=中銀総裁(Reuters)
18:15 仏)ビルロワドガロー仏中銀総裁、講演
前回発言(1日前):トランプ氏の追加関税、物価への影響は「軽微」な見通し-仏中銀総裁(Bloomberg)
前回発言(1日前):トランプ氏の追加関税、物価への影響は「軽微」な見通し-仏中銀総裁(Bloomberg)
20:00 南ア)11月南アフリカ小売売上高(予想:前年同月比2.7%)
21:00 米)MBA住宅ローン申請指数
22:30 カナダ)12月カナダ鉱工業製品価格(予想:前月比0.3%)
22:30 カナダ)12月カナダ原料価格指数(予想:前月比▲0.6%)
24:00 米)10月米建設支出(予想:前月比0.1%)
24:00 米)12月米住宅販売保留指数(仮契約住宅販売指数、予想:前月比横ばい/前年比なし)
22日03:00 米)米財務省、20年債入札
22日03:30 独)ナーゲル独連銀総裁、講演
前回発言(1日前):独連銀総裁、物価安定目標に近づいている 財政再建が不可欠となる局面が到来(みんかぶ)
前回発言(1日前):独連銀総裁、物価安定目標に近づいている 財政再建が不可欠となる局面が到来(みんかぶ)
トランプ米大統領、ダボス会議で演説
世界経済フォーラム年次総会(ダボス会議、スイス・ダボス、23日まで)
1001: 以下名無しさんに代わりまして管理人がお伝えします 1848/01/24(?)00:00:00 ID:money_soku
おはようございますお。
現在のところ状況は昨日と変わっておらず。
株売り、円売り、金買いの動きだお。
ダボス会議が開催中なので、要人発言が多め。
本日トランプ大統領の演説もあるので、そちらに注意しておきたいお。
昨日の為替相場記事はこちら: 【為替相場】米市場は休場明け 先物はグリーンランド懸念で下げ継続 日経平均も連れ安 為替は再び円売り圧 金も上昇期待






