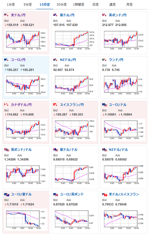
【為替相場】トランプ大統領の発言撤回で日経平均が急上昇 円も売られて1ドル158円台半ば 金はやや下押し気味
1: 以下名無しさんに代わりまして管理人がお伝えします 1848/01/24(?)00:00:00 ID:money_soku
2026年01月22日12時52分取得:


やる夫今日のポイント:
・トランプ大統領「2月1日からの関税は課さない」発言により全体的に反転
・ただし方針は基本変わらず、株買い、円売り、金買い
・本日注目度高めの経済指標が多め
本日のスケジュール(特に重要なイベントは赤字で表示):
前回発言は、直近であれば大きくスタンスが変更される可能性は低いため影響度低
久しぶりの発言、スタンスの変化、中央銀行への影響力などがある場合、相場への影響大
17:30 香)12月香港消費者物価指数(CPI、予想:前年比1.2%)
18:00 欧)ノルウェー中銀、政策金利発表(予想:4.00%で据え置き)
20:00 トルコ)トルコ中銀、政策金利発表(予想:36.50%に引き下げ)
21:30 欧)欧州中央銀行(ECB)理事会議事要旨(12月17-18日分)
22:30 米)前週分の米新規失業保険申請件数/失業保険継続受給者数(予想:21.0万件/190.0万人)
22:30 米)7-9月期米国内総生産(GDP)改定値(予想:前期比年率4.3%)
7-9月期米個人消費(改定値、予想:前期比年率3.5%)
7-9月期米コアPCE(改定値、予想:前期比年率2.9%)
24:00 欧)1月ユーロ圏消費者信頼感指数(速報値、予想:▲13.0)
24:00 米)11月米個人消費支出(PCE、予想:前月比0.5%)
11月米個人所得(予想:前月比0.4%)
11月米PCEデフレーター(予想:前年比2.8%)
11月米PCEコアデフレーター(予想:前月比0.2%/前年比2.8%)
23日02:00 米)EIA週間在庫統計
臨時の欧州連合(EU)首脳会議(グリーンランドの情勢について協議)
世界経済フォーラム年次総会(ダボス会議、スイス・ダボス、23日まで)
1001: 以下名無しさんに代わりまして管理人がお伝えします 1848/01/24(?)00:00:00 ID:money_soku
お疲れ様ですお。
トランプ大統領がTACOになったことにより、市場の流れは全体的に反転。
金が少し下押しされているけれど、個人的にはまだまだ伸びるだろうという予想だお。
あとは基本方針通り株買い、円売り。
いつも通り、為替介入には注意していきたいお。






